java springboot+mybatis电影售票网站管理系统前台+后台设计和实现

1,960 阅读4分钟

 

主要技术框架:spring、 springmvc、  springboot、mybatis 、 jquery 、templates模板 、bootstarp.js  tomcat、maven、拦截器等

主要功能实现:

前端主要功能实现 :

影院首页、轮播图展示、电影查看、热门影院、热门电影、热门资讯等、影院查看、电影资讯查看、电影信息详情查看、查看场次、电影座位选座购票、电影评论、订单支付、查看订单信息、帮助说明、个人中心、我的影评、我的账户余额等

后台主要功能实现:

后台主页树状图大数据信息查看、对影院个数据进行统计、主要统计有、入住影院、场次、注册用户、订单信息、放映场次、充值、票房等数据统计展示。

具体业务模块为:

系统设置、菜单管理、用户管理、角色管理、日志管理、地域信息管理、电影管理、评价管理、影厅管理、拍片管理、资讯管理、资讯分类管理、用户管理、订单管理、支付管理等

主要截图展示:

前台影院首页:

项目启动进入电影主页、主要查看电影轮播信息以及热门电影、热门影院和资讯等信息、用户可以登录注册、登录后可以查看个人信息、订单、以及帮助中心等具体功能操作。

电影信息:

点击电影信息查看正在热映或即将上映的电影信息、可以查看列表、点击可以查看详情信息

电影详情:

电影详情模块主要查看电影详情信息、以及在线选票功能或查看评价电影信息

电影评价:

用户可以查看具体选座信息以及对电影进行评价

选座功能:

用户点击选座购票进入购票页面、选择场次、选座、支付、提交订单

选座主要前端代码设计:

<!DOCTYPE html>
<html lang="zh">
<head>
    <meta http-equiv="Content-Type" content="text/html; charset=utf-8"/>
    <meta name="viewport" content="width=990, initial-scale=1.0, maximum-scale=1.0, user-scalable=no" />
    <meta charset="utf-8" />
    <meta name="renderer" content="webkit">
    <title>猫眼电影票网_电影在线选座购票平台</title>
    <meta name="keywords" content="猫眼电影票,猫眼电影票网,猫眼电影院,猫眼影票,猫眼电影,电影票,电影"/>
    <meta name="description" content="猫眼电影票网是猫眼最大的电影票在线选座平台,同时猫眼电影票网还提供电影排期,影院信息查询、猫眼本土电影行业资讯等服务。看电影,来猫眼电影票选座"/>
    <#include "../common/head-css.ftl"/>
    <link href="/home/css/jquery.jPages.css" rel="stylesheet" />
</head>
<body>
	<#include "../common/header.ftl"/> 
<div id="body" class="main">
<div class="wrapper-film-chooseseat">
    <div class="tip-nav-choosseeat">
        <ul>
            <li class="wd1">1.选择影片场次</li>
            <li class="wd2 act">2.在线选座</li>
            <li class="wd3">3.确认订单支付</li>
            <li class="wd4">4.影院取票观影</li>
        </ul>
    </div>
    <div class="fiml-chooseseat fn-clear">
        <div class="film-choose-seat">
            <div class="bg_screen clearfix"><span>荧幕</span></div>
            <div class="seat-description fn-acenter">
                <p class="fn-clear">
                    <img src="/home/images/seat_able.png" /><span>可选</span>
                    <img class="pl10" src="/home/images/seat_seled.png" /><span>已选</span>
                    <img class="pl10" src="/home/images/seat_unable.png" /><span>已售</span>
                    <img class="pl10" src="/home/images/seat_love.png" />
                    <img src="/home/images/seat_love.png" /><span>情侣座</span>
                    </p>
            </div>
            <div class="box-seat-des">
                <div id="seatcontainer">
                	<table id="seattable" class="seatdt">
                		<tbody>
                			<#list cinemaHallSeatList as cinemaHallSeat>
		                      <#if cinemaHallSeat.x == 1>
		                      <tr>
		                      </#if>
                				<td class="show-seat" style="width:38px;position:relative;cursor:pointer;padding-bottom:5px;" seatcol="${cinemaHallSeat.x}" seatrow="${cinemaHallSeat.y}" seatno="${cinemaHallSeat.id}" status="${cinemaHallSeat.status}" type="${cinemaHallSeat.type}" onclick="seatClick(this)">
                					<div class="seatno" style="width:38px;top:6px;"><#if cinemaHallSeat.status == 1 && cinemaHallSeat.type == 1>${cinemaHallSeat.x}</#if></div>
                					<#if cinemaHallSeat.status == 1>
                					<#if cinemaHallSeat.type == 2>
                					<img style="z-index:120;" width="38px" height="30px" src="/home/images/seat_love.png">
                					<#else>
                					<img style="z-index:120;" width="38px" height="30px" src="/home/images/seat_able.png">
                					</#if>
                					<#else>
                					<img style="z-index:120;" width="38px" height="30px" src="/home/images/seat_unable.png">
                					</#if>
                				</td>
                			  <#if cinemaHallSeat.x == cinemaHallSession.cinemaHall.maxX>
		                      </tr>
		                      </#if>
		                    </#list>
                		</tbody>
                	</table>
                </div>
            </div>
            <table id="indextable" class="seatdt">
            	<tbody>
            		<#list 1..cinemaHallSession.cinemaHall.maxY as y>
            		<tr style="height:35px;">
            			<td align="center" valign="middle">${y}</td>
            		</tr>
            		</#list>
            	</tbody>
            </table>
        </div>
        <div class="box-film-info">
            <div class="film-info">
                <h2>${cinemaHallSession.movie.name}</h2>
                <p>片长:${cinemaHallSession.movie.time}分钟</p>
                <p>语言:${cinemaHallSession.movie.language.getName()}</p>
                <span class="pic"><img src="/photo/view?filename=${cinemaHallSession.movie.mainPic}" width="72" height="100" /></span>
            </div>
            <div class="film-detail">
                <p><span class="cor999">影院:</span><span>${cinemaHallSession.cinema.name}</span></p>
                <p><span class="cor999">影厅:</span><span>${cinemaHallSession.cinemaHall.name}</span></p>
                <p><span class="cor999">票价:</span><span>${cinemaHallSession.newPrice} 元/张</span></p>
                <div class="screen-info fn-clear">
                    <span class="cor999">场次:</span>
                    <span class="red">${cinemaHallSession.startTime}</span>
                    <span class="change-showtime"></span>
                    <div class="box-screen-today">
                    </div>
                </div>
                <div class="box-seatchoose">
                    <div id="seatchoose" class="fn-clear">
                        <div id="lblmsg" class="cor999">请选择座位</div>
                    </div>
                    <p class="tip">已选择<em>0</em>个座位,再次点击座位可以取消</p>
                    <span class="tg cor999">座位:</span>
                </div>
                
            </div>
            <div class="choose-result">
                <p class="total"><span class="cor999">总计:</span><strong>0</strong><em class="fn-bold"></em></p>
                <p><a class="btn" id="btnconfirm" href="javascript:void(0)">立即购票</a></p>
            </div>
        </div>
    </div>
    <div class="tip-description-choosseeat">
        <h3><span class="titb">使用说明</span></h3>
        <p>
            1.选择你要预定的座位,重复点击取消所选座位。<br />
            2.每笔订单最多可选购4张电影票,情侣座不单卖。<br />
            3.选座时,请尽量选择相邻座位,请不要留下单个座位。<br />
            4.下单后请于15分钟内完成支付,超时系统将不保留座位。<br />
            5.电影票售出后暂不支持退换。<br />
            6.购票过程产生的各项咨询,请拨打客户电话400-660-5335。
        </p>
    </div>
</div>
</div>
<#include "../common/footer-js.ftl"/> 
<script src="/home/js/jquery.jPages.min.js" type="text/javascript"></script>
<#include "../common/footer.ftl"/> 
<#include "../common/login-dialog.ftl"/>
<script type="text/javascript">
$(document).ready(function(){
	 //提交订单
	 $("#btnconfirm").click(function(){
	 	if(selectedSeats == null || selectedSeats == 'undefined'){
	 		alert('请至少选择一个座位!');
	 		return;
	 	}
	 	var data = {};
	 	data.cinema_hall_session_id = ${cinemaHallSession.id};
	 	data.cinema_hall_seat_ids = JSON.stringify(selectedSeats);
	 	ajaxRequest('/home/order/generate_order','post',data,function(rst){
	 		//订单提交成功,跳转到支付页面
	 		window.location.href = '/home/order/order_pay?order_sn=' + rst.data;
	 	});
	 });
	 //遍历所有的座位,根据订单中的值改变其状态
	 $(".show-seat").each(function(i,e){
	 	if(orderSeats.includes(parseInt($(e).attr('seatno')))){
	 		$(e).attr('status',0);
	 		$(e).children("img").attr('src','/home/images/seat_unable.png');
	 		$(e).children(".seatno").text('');
	 	}
	 });
});
var NormalPrice = parseFloat("${cinemaHallSession.newPrice}");
var selectedSeatMax = ${selectedSeatMax};
var selectedSeats;
var orderSeats = ${orderSeatList!"[]"};
function seatClick(e){
	if($(e).attr('status') == 1){
		if($(e).attr('selected') != 'selected'){
			if($('td[selected="selected"]').length >= selectedSeatMax){
				alert('最多可选择' + selectedSeatMax + '个座位!')
				return;
			}
			$(e).children("img").attr('src','/home/images/seat_seled.png');
			$(e).attr('selected','selected');
		}else{
			if($(e).attr('type') == '2'){
				$(e).children("img").attr('src','/home/images/seat_love.png');
				$(e).removeAttr('selected');
			}else{
				$(e).children("img").attr('src','/home/images/seat_able.png');
				$(e).removeAttr('selected');
			}
		}
		setSeat();
	}
}
function setSeat() {
    var html = '';
    selectedSeats = new Array();
    $('td[selected="selected"]').each(function(i,e){
	    var seatno = $(e).attr('seatno');
	    var seatrow = $(e).attr('seatrow');
	    var seatcol = $(e).attr('seatcol');
	    html += '<div id="' + seatno + '" class="seatinfo">' + seatrow + "排" + seatcol + "座" + '</div>';
    	selectedSeats.push({id:seatno});
    });
    $("#seatchoose div.seatinfo").remove();
    $("#seatchoose").append(html);
    var selectedNum = $('td[selected="selected"]').length;
    if(selectedNum <= 0){
    	$("#lblmsg").show();
    }else{
    	$("#lblmsg").hide();
    }
    $(".choose-result .total strong").text(NormalPrice * selectedNum);
    $(".tip em").text(selectedNum);
}
</script>
</body>
</html>

 

提交订单:

提交订单模拟支付完成购票操作

影片订单详情/取票:

在我的个人中心查看购票信息、订单详情以及我的评论和余额管理等具体操作、这个整个流程是非常完善的

影院信息:

影院详情:

点击进入查看影院详情信息、电影排片、影院介绍、影院评论等功能

资讯信息:

用户可以查看一些管理员发布的资讯信息、

我的个人中心:

后台主要功能设计:

后台管理员登录页面、后台主要功能有菜单管理、用户管理、角色管理、日志管理、地域信息管理、电影管理、评价管理、影厅管理、拍片管理、资讯管理、资讯分类管理、用户管理、订单管理、支付管理等、太多了我就不一一截图了

 

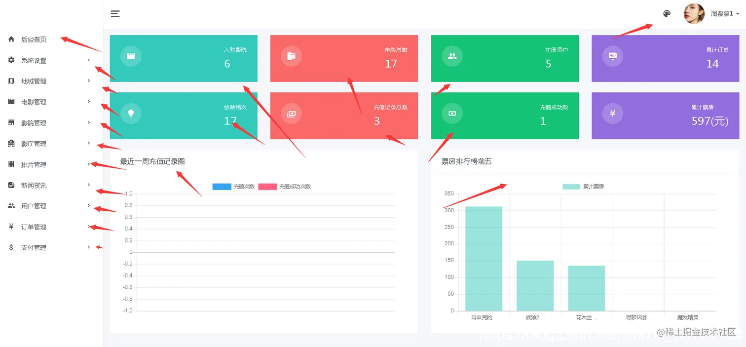
后台系统主页:

对影院个数据进行统计、主要统计有、入住影院、场次、注册用户、订单信息、放映场次、充值、票房等数据统计展示。

系统设置:

菜单管理:

点击菜单管理查看后台菜单信息、管理员可以对菜单进行添加、修改、删除等一系列操作。

用户管理:

电影管理:

添加电影信息:

添加电影前端代码:

<!DOCTYPE html>
<html lang="zh">
<head>
    <meta http-equiv="Content-Type" content="text/html; charset=utf-8"/>
    <meta name="viewport" content="width=990, initial-scale=1.0, maximum-scale=1.0, user-scalable=no" />
    <meta charset="utf-8" />
    <meta name="renderer" content="webkit">
    <title>猫眼电影票网_电影在线选座购票平台</title>
    <meta name="keywords" content="猫眼电影票,猫眼电影票网,猫眼电影院,猫眼影票,猫眼电影,电影票,电影"/>
    <meta name="description" content="猫眼电影票网是猫眼最大的电影票在线选座平台,同时猫眼电影票网还提供电影排期,影院信息查询、猫眼本土电影行业资讯等服务。看电影,来猫眼电影票选座"/>
    <#include "../common/head-css.ftl"/>
    <link href="/home/css/jquery.jPages.css" rel="stylesheet" />
</head>
<body>
	<#include "../common/header.ftl"/> 
<div id="body" class="main">
<div class="wrap-detail">
    <div class="wrapper-film-infodetail" style="background:url(/home/images/ico_bg_3.jpg) repeat-y center top;">
        <div class="box-film-infodetail">
            <div class="film-info-detail">
                <h1>
                    <span>${movie.name}</span>
                    <em>${movie.rate!"0"}</em>

                </h1>
                <p class="excellent">${movie.abs!"暂无信息"}</p>
                <p>
                    <span>导演:</span>
                    <span>${movie.directedBy}</span>
                </p>
                <p class="actor">
                    <span>主演:</span>
                    <span class="con">${movie.actor}</span>
                </p>
                <p>
                    <span>语言:</span>
                    <span>${movie.language.getName()}</span>
                </p>
                <p>
                    <span>片长:</span>
                    <span>${movie.time} 分钟</span>
                </p>
                <p>
                    <span>上映:</span>
                    <span>${movie.showTime}</span>
                </p>
                <p class="intro ovhide">
                    <span>剧情:</span>
                    <span class="con" data-t="<#if movie.info?length gt 118>${movie.info?substring(0,118)}...<#else>${movie.info}</#if>">${movie.info}</span>
                </p>
                <span class="img-main"><img src="/photo/view?filename=${movie.mainPic}" width="210" height="285" alt="${movie.name}" /></span>
                <div class="bdsharebuttonbox" data-tag="share_2">
                    <a class="bds_more" data-cmd="more">分享</a>
                </div>
                <a href="javascript:void(0);" class="flag">展开</a>
            </div>
        </div>
    </div>

    <div class="container fn-clear">
            <div class="film-pics-detail">
                <ul class="fn-clear">
                            <#if movie.video?? && movie.video?length gt 0>
                            <li>
                                <a class="filmVideo">
                                	<img src="/photo/view?filename=${movie.mainPic}" width="150" height="100" /></a>
                                <a href="javascript:void(0)" rel="#verlayVideo" class="video-play"></a>
                            </li>
                            </#if>
                            <#list movie.pictureList as pic>
                                <li>
                                    <a rel="#verlayPics" href="javascript:void(0)" class="filmPics">
                                    	<img data-index="0" src="/photo/view?filename=${pic}" width="150" height="100" />
                                    </a>
                                    <#if pic_index gt 2>
                                    <#break>
                                    </#if>
                                </li>
                            </#list>

                </ul>
                <div class="total">
                    <p class="bd">
                        <span>剧照:</span>
                        <strong>${movie.pictureList?size}</strong>
                    </p>
                    <p>
                        <span>视频:</span>
                        <strong><#if movie.video?? && movie.video?length gt 0>1<#else>0</#if></strong>
                    </p>
                </div>
            </div>
                    <div class="film-schedule-detail pt30">
                <div class="schedule-filte">
                    <div class="title">
                        <span class="pq">排期购票</span>
                        <span data-rel="#scrollComment" name="scrollComment" class="do-flim-comment">影评</span>
                    </div>
                    <div class="cinema">
                        <ul class="fn-clear">
                            <#if distinctCinemaHallSessionList?size == 0>
                            	暂无影院
                            <#else>
                            <#list distinctCinemaHallSessionList as cinemaHallSession>
                            <#if ylrc_area??>
                            <#if ylrc_area.id == cinemaHallSession.cinema.area.cityId>
                            <li data-cid="${cinemaHallSession.cinema.id}" data-address="${cinemaHallSession.cinema.address}" data-name="${cinemaHallSession.cinema.name}">
                                <a href="javascript:void(0);">${cinemaHallSession.cinema.name}</a>
                            </li>
                            </#if>
                            <#else>
                            <li data-cid="${cinemaHallSession.cinema.id}" data-address="${cinemaHallSession.cinema.address}" data-name="${cinemaHallSession.cinema.name}">
                                <a href="javascript:void(0);">${cinemaHallSession.cinema.name}</a>
                            </li>
                            </#if>
                            </#list>
                            </#if>
                        </ul>
                        <span class="tg cor999">影院:</span>
                    </div>
                    <div class="date">
                        <ul class="fn-clear film-date-list">
                            <#if distinctShowDateCinemaHallSessionList?size == 0>
                            	暂无排期
                            <#else>
                            <#list distinctShowDateCinemaHallSessionList as cinemaHallSession>
                            <#if ylrc_area??>
                            <#if ylrc_area.id == cinemaHallSession.cinema.area.cityId>
                            <li data-index="0" data-cid="${cinemaHallSession.cinema.id}">
                                <a href="javascript:void(0);">${cinemaHallSession.showDate}</a>
                            </li>
                            </#if>
                            <#else>
                            <li data-index="0" data-cid="${cinemaHallSession.cinema.id}">
                                <a href="javascript:void(0);">${cinemaHallSession.showDate}</a>
                            </li>
                            </#if>
                            </#list>
                            </#if>
                        </ul>
                        <span class="tg cor999">日期:</span>
                    </div>
                </div>
                <div class="title pb10 pt30 cinematb">
                    <span class="titb"><a href="" id="focus-cinema"></a></span>
                    <span class="cor999 pl10" id="focus-cinema-address"></span>
                </div>
                <div class="schedule-list" id="focus-schedule-list">

                </div>
            </div>
        <div class="comment-hot-detail pt30 fn-clear">
            <div class="comment">
                <div class="title pb10" id="scrollComment">
                    <span class="titb">用户评论</span>
                    <span>共${commentList?size}条评论</span>
                </div>
                <div class="message-send">
                    <div class="box-send">
                        <div class="do-box-score">
                            <div class="do-score" data-average="0" data-id="doscore"></div>
                            <span class="result">请评分</span>
                        </div>
                        <div id="recomment" class="do-message" contenteditable="true"></div>
                    </div>
                    <p class="fn-clear pt30">
                        <a href="javascript:void(0)" class="btn fn-right" id="submit-comment">发表评论</a>
                    </p>
                    <span class="photo">
                    	<#if ylrc_account??>
                    	<img id="userheader" src="/photo/view?filename=${ylrc_account.headPic}" width="64" height="64" />
                    	<#else>
                    	<img id="userheader" src="/home/images/ico_tb_lg.png" width="64" height="64" />
                    	</#if>
                    </span>
                </div>
                <div class="message-list pt30">
                    <ul id="message-container">
                    	<#list commentList as comment>
                    	<li>
                            <div class="username-score fn-clear">
                                <span class="fn-left">${comment.account.nickname!comment.account.mobile?replace(comment.account.mobile?substring(3,7),"****")}</span>
                                <p class="fn-left ypscore" data-average="${comment.rate}" data-id="${comment.id}">
								</p>
                            </div>
                            <p class="message-con">${comment.content}</p>
                            <p class="time">
                                    <span class="fn-right">${comment.createTime}</span>
                            </p>
                            <span class="photo">
                                    <img src="/photo/view?filename=${comment.account.headPic}" width="64" height="64">
                            </span>
                        </li>
                        </#list>
                    </ul>
                    <#if commentList?? && commentList?size gt 0>
                    <div class="fn-acenter">
		                <div class="jpage"></div>
		            </div>
                    <#else>
                    <p class="error">还没有评论,抢个沙发~</p>
                    </#if>
                </div>
            </div>
            <div class="film-hot">
                <div class="title pb10">
                    <span class="titb">正在热映</span>
                </div>
                <ul>
                    <#list topMovieList as topMovie>
                    <li>
                        <h3 class="overhide">
                            <a href="detail?id=${topMovie.id}" >
                            	<#if topMovie.name?length gt 25>
                        		${topMovie.name?substring(0,25)}...
                        		<#else>
                        		${topMovie.name}
                        		</#if>
                            </a>
                        </h3>
                        <div class="score" data-average="${topMovie.rate!"0"}" data-id="${topMovie.id}"></div>
                        <p class="info">
                            ${topMovie.abs!"暂无"}
                        </p>
                        <span class="img">
                        	<a href="detail?id=${topMovie.id}" >
                        		<img src="/photo/view?filename=${topMovie.mainPic}" width="72" height="100" />
                        	</a>
                        </span>
                    </li>
                    </#list>
                </ul>
            </div>
        </div>
    </div>
</div>
<div class="verlayPics" id="verlayPics">
    <div id="slider" class="verlay-film-pics">
        <ul class="slides">
                <#list movie.pictureList as pic>
                <li>
                    <img src="/photo/view?filename=${pic}" width="600" height="400" />
                </li>
                </#list>
        </ul>
    </div>
    <div id="carousel" class="verlay-film-thumb">
        <ul class="slides">
                <#list movie.pictureList as pic>
                <li data-i="0">
                    <img src="/photo/view?filename=${pic}" width="120" height="80" />
                </li>
                </#list>
        </ul>
    </div>
</div>
<div class="verlayVideo" id="verlayVideo">
    <div class="box-video">
        <ul class="slides">
           <#if movie.video?? && movie.video?length gt 0> 
               <li data-thumb="/photo/view?filename=${movie.mainPic}" data-video="/download/download_video?filename=${movie.video}">
                    <object classid="clsid:D27CDB6E-AE6D-11cf-96B8-444553540000" codebase="http://download.macromedia.com/pub/shockwave/cabs/flash/swflash.cab#version=6,0,29,0" width="600" height="400">
                        <param name="movie" value="/home/images/flvplayer.swf" />
                        <param name="quality" value="high" />
                        <param name="allowFullScreen" value="true" />
                        <param name="IsAutoPlay" value="1" />
                        <param name="wmode" value="transparent" />
                        <param name="FlashVars" value="vcastr_file=/download/download_video?filename=${movie.video}" />
                        <embed src="/home/images/flvplayer.swf" allowfullscreen="true" flashvars="vcastr_file=/download/download_video?filename=${movie.video}" quality="high" pluginspage="http://www.macromedia.com/go/getflashplayer" type="application/x-shockwave-flash" width="600" height="400"></embed>
                    </object>
                </li>
           </#if>
        </ul>
    </div>
</div>
</div>
<#include "../common/footer-js.ftl"/> 
<script src="/home/js/jquery.jPages.min.js" type="text/javascript"></script>
<#include "../common/footer.ftl"/> 
<#include "../common/login-dialog.ftl"/>
<script type="text/javascript">
$(document).ready(function(){
	 $("#submit-comment").click(function(){
	 	var content = $("#recomment").html();
	 	var score = $(this).parent().parent().find(".result>em").text();
        if (!score) {
            alert("请评分!");
            return;
        }
        if(content == ''){
		 	alert("请填写评价内容!");
		 	return;
        }
        var data = {rate:score,content:content,'movie.id':${movie.id}};
        ajaxRequest('/home/comment/comment_movie','post',data,function(rst){
        	alert('评价成功!');
        	window.location.reload();
        });
	 });
	 
    
    var dataCon;
    if ($(".intro .con").height() > 52) {
        dataCon = $(".intro .con").text();
        $(".intro .con").text($(".intro .con").attr("data-t"));
        $(".film-info-detail .flag").show();
    }
    $(".film-info-detail .flag").toggle(function () {
        $(".intro .con").text(dataCon)
        $(this).css("bottom", "30px").text("收起");
        $(".intro").removeClass("ovhide").addClass("tag");
    }, function () {
        $(".intro .con").text($(".intro .con").attr("data-t"));
        $(this).css("bottom", "40px").text("展开")
        $(".intro").removeClass("tag").addClass("ovhide");
    });
    $(".message-list .jpage").jPages({
        containerID: "message-container",
        perPage: 10,
        delay: 30,
        fallback: 200,
        minHeight: false,
        previous: "上一页",
        next: "下一页"
    });
    $(".do-flim-comment").click(function () {
        $("html, body").animate({
            scrollTop: $($(this).attr("data-rel")).offset().top + "px"
        }, {
            duration: 500,
            easing: "swing"
        });
        return false;
    });
    $("#recomment").focus(function () {
        if ("${ylrc_account!"false"}".toLowerCase() == "false") {
            $(".boxLogin").overlay({ api: true }).load();
            return false;
        }
    });
    $(".message-send .do-score").jRating({
        rateMax: 10,
        sendRequest: false,
        rateInfosX: -35,
        rateInfosY: 15,
        canRateAgain: true,
        nbRates: 5,
        bigStarsPath: '/home/images/ico_tb_stars.png',
        onClick: function (e, r) {
            $(".do-box-score .result").html("<em>" + r + "</em>" + "分");
            if ("${ylrc_account!"false"}".toLowerCase() == "false") {
                $(".boxLogin").overlay({ api: true }).load();
            }
        }
    });
    $('.score').jRating({
        rateMax: 10,
        isDisabled: true,
        bigStarsPath: '/home/images/ico_tb_stars.png'
    });
    $('.ypscore').jRating({
        rateMax: 10,
        isDisabled: true,
        bigStarsPath: '/home/images/ico_tb_stars.png'
    });
    $('.score').each(function () {
        if ($(this).attr("data-average") != "0") {
            var html = "<span class='jscore'>" + $(this).attr("data-average") + "</span>";
            $(this).append(html);
        }
    });	
    $(".schedule-filte .cinema li").live('click', function () {
        $(this).siblings().removeClass("act").end().addClass("act");
        var cid = $(this).attr('data-cid')
        var name = $(this).attr('data-name')
        var address = $(this).attr('data-address')
        $(".film-date-list li").each(function (i,e) {
            if($(e).attr("data-cid") != cid) {
                $(e).addClass("fn-hide");
            }else{
            	$(e).removeClass("fn-hide");
            }
        });
        $("#focus-cinema").text(name);
        $("#focus-cinema").attr('href','/home/cinema/detail?id='+cid);
        $("#focus-cinema-address").text(address);
    });
    $(".film-date-list li").live('click', function () {
        $(this).siblings().removeClass("act").end().addClass("act");
        var mid = ${movie.id};
        var cid = $(".schedule-filte .cinema li[class='act']").attr("data-cid");
        var showDate = $(this).children("a").text();
    	$.get("get_show_session",{mid:mid,cid:cid,showDate:showDate},function(data,status){
	        $("#focus-schedule-list").empty();
	        $("#focus-schedule-list").append(data);
	    });
    });
    $(".schedule-filte .cinema li:first").trigger("click");
    $(".film-date-list li:first").trigger("click");
});
var test;
var $slider;
$(".filmPics").overlay({
    closeOnClick: false,
    top: 'center',
    mask: {
        color: '#333',
        closeSpeed: 700,
        opacity: 0.8
    },
    onBeforeLoad: function () {
        $('body').on('mousewheel', function (e) {
            scrollFunc(e);
        });
    },
    onLoad: function (e) {
        $('#carousel').flexslider({
            animation: "slide",
            controlNav: false,
            directionNav:false,
            animationLoop: false,
            slideshow: false,
            itemWidth: 120,
            startAt: $(e.target).attr("data-index"),
            asNavFor: '#slider'
        });
        $('#slider').flexslider({
            animation: "fade",
            controlNav: false,
            animationLoop: false,
            slideshow: false,
            startAt: $(e.target).attr("data-index"),
            sync: "#carousel",
            after: function () {
                $(".verlay-film-thumb .flex-direction-nav").show();
                var idx = parseInt($("#carousel .slides li.flex-active-slide").attr("data-i"));
                if (((idx + 1) % 5) == 0) {
                    $("#carousel").flexslider("next");
                }
            }
        });
        $(".filmPics").each(function (i) {
            $(this).click(function () {
                $('#carousel').flexslider(i);
                $('#slider').flexslider(i);
            });
        });
    },
    onClose: function () {
        $('body').off('mousewheel');
    }
});
$(".video-play").overlay({
    closeOnClick: false,
    top: 'center',
    mask: {
        color: '#333',
        closeSpeed: 100,
        opacity: 0.8
    },
    onBeforeLoad: function () {
        $('body').on('mousewheel', function (e) {
            scrollFunc(e);
        });
    },
    onBeforeLoad: function (e) {
        $('.box-video').flexslider({
            animation: "fade",
            slideshow: false,
            controlNav: "thumbnails",
            after: function (e) {
                var video = $(".box-video .slides li").eq(e.currentSlide);
                var html = '<object classid="clsid:D27CDB6E-AE6D-11cf-96B8-444553540000" codebase="http://download.macromedia.com/pub/shockwave/cabs/flash/swflash.cab#version=6,0,29,0" width="600" height="400">';
                html += '<param name="movie" value="/home/images/flvplayer.swf" />';
                html += '<param name="quality" value="high" />';
                html += '<param name="allowFullScreen" value="true" />';
                html += '<param name="wmode" value="transparent"/>';
                html += '<param name="FlashVars" value="vcastr_file=' + video.attr("data-video") + '&&IsAutoPlay=1" />';
                html += '<embed src="/home/images/flvplayer.swf" allowfullscreen="true" flashvars="vcastr_file=' + video.attr("data-video") + '&&IsAutoPlay=1" quality="high" pluginspage="http://www.macromedia.com/go/getflashplayer" type="application/x-shockwave-flash" width="600" height="400"></embed>';
                html += '</object>';
                video.siblings().empty();
                video.html(html);
            }
        });
        $("#verlayVideo .flex-control-thumbs li").each(function () {
            $(this).css("backgroundImage", "url('" + $(this).find("img").attr("src") + "')");
            $(this).find("img").attr("src", "/home/images/ico_tb_5.png");
        });

    },
    onClose: function () {
        $('body').off('mousewheel');
    }
});
window._bd_share_config = {
        share: [{
            "tag": "share_2",
            "bdSize": 32
        }]
    }
with (document) 0[(getElementsByTagName('head')[0] || body).appendChild(createElement('script')).src = 'http://bdimg.share.baidu.com/static/api/js/share.js?cdnversion=' + ~(-new Date() / 36e5)];
</script>
</body>
</html>

评价管理:

影厅管理:

排片管理:

订单管理:

数据库主要表设计:

用户表

CREATE TABLE `NewTable` (
`id`  bigint(20) NOT NULL AUTO_INCREMENT ,
`create_time`  datetime NOT NULL ,
`update_time`  datetime NOT NULL ,
`email`  varchar(32) CHARACTER SET utf8 COLLATE utf8_general_ci NULL DEFAULT NULL ,
`head_pic`  varchar(128) CHARACTER SET utf8 COLLATE utf8_general_ci NULL DEFAULT NULL ,
`mobile`  varchar(12) CHARACTER SET utf8 COLLATE utf8_general_ci NULL DEFAULT NULL ,
`password`  varchar(32) CHARACTER SET utf8 COLLATE utf8_general_ci NOT NULL ,
`sex`  int(11) NULL DEFAULT NULL ,
`status`  int(11) NULL DEFAULT NULL ,
`username`  varchar(18) CHARACTER SET utf8 COLLATE utf8_general_ci NOT NULL ,
`role_id`  bigint(20) NULL DEFAULT NULL ,
PRIMARY KEY (`id`),
FOREIGN KEY (`role_id`) REFERENCES `movie_role` (`id`) ON DELETE RESTRICT ON UPDATE RESTRICT,
UNIQUE INDEX `UK_btsosjytrl4hu7fnm1intcpo8` (`username`) USING BTREE ,
INDEX `FKg09b8o67eu61st68rv6nk8npj` (`role_id`) USING BTREE 
)
ENGINE=InnoDB
DEFAULT CHARACTER SET=utf8 COLLATE=utf8_general_ci
AUTO_INCREMENT=6
ROW_FORMAT=COMPACT
;

电影表:

CREATE TABLE `NewTable` (
`id`  bigint(20) NOT NULL AUTO_INCREMENT ,
`create_time`  datetime NOT NULL ,
`update_time`  datetime NOT NULL ,
`abs`  varchar(128) CHARACTER SET utf8 COLLATE utf8_general_ci NULL DEFAULT NULL ,
`actor`  varchar(512) CHARACTER SET utf8 COLLATE utf8_general_ci NOT NULL ,
`area`  int(11) NULL DEFAULT NULL ,
`directed_by`  varchar(64) CHARACTER SET utf8 COLLATE utf8_general_ci NOT NULL ,
`info`  varchar(1280) CHARACTER SET utf8 COLLATE utf8_general_ci NULL DEFAULT NULL ,
`language`  int(11) NOT NULL ,
`name`  varchar(64) CHARACTER SET utf8 COLLATE utf8_general_ci NOT NULL ,
`picture`  varchar(512) CHARACTER SET utf8 COLLATE utf8_general_ci NULL DEFAULT NULL ,
`rate`  decimal(19,2) NULL DEFAULT NULL ,
`show_time`  datetime NULL DEFAULT NULL ,
`time`  int(11) NULL DEFAULT NULL ,
`total_money`  decimal(19,2) NULL DEFAULT NULL ,
`type`  varchar(128) CHARACTER SET utf8 COLLATE utf8_general_ci NULL DEFAULT NULL ,
`video`  varchar(512) CHARACTER SET utf8 COLLATE utf8_general_ci NULL DEFAULT NULL ,
`is_show`  bit(1) NULL DEFAULT NULL ,
`rate_count`  int(11) NULL DEFAULT NULL ,
PRIMARY KEY (`id`)
)
ENGINE=InnoDB
DEFAULT CHARACTER SET=utf8 COLLATE=utf8_general_ci
AUTO_INCREMENT=18
ROW_FORMAT=COMPACT
;

好了,今天就到这儿吧,小伙伴们点赞、收藏、评论,一键三连走起呀,下期见~~