为了快速获得机器监控项数据,采用node-exporter开源工具来监控机器详情
准备工作
先创建 prometheus_data 目录,用于存放此次实验的文件,例如 ~/docker_data/prometheus_data 从链接 prometheus.io/download/#n… 下载 exporter,解压,文件夹改名为 node_exporter ,并放置在 prometheus_data 目录下。 安装docker-compose作为编排服务。 docker-compose.yml文件如下:
version: '3'
services:
centos1:
image: centos
container_name: centos1
restart: always
ports:
- "9101:9100"
volumes:
- ~/docker_data/prometheus_data/node_exporter:/root
command: /root/node_exporter
centos2:
image: centos
container_name: centos2
restart: always
ports:
- "9102:9100"
volumes:
- ~/docker_data/prometheus_data/node_exporter:/root
command: /root/node_exporter
prometheus:
image: prom/prometheus
container_name: prometheus
user: root
restart: always
ports:
- "9090:9090"
volumes:
- ~/docker_data/prometheus_data/prometheus:/etc/prometheus
- ~/docker_data/prometheus_data/prometheus_db:/prometheus
command:
- '--config.file=/etc/prometheus/prometheus.yml'
- '--storage.tsdb.path=/prometheus'
grafana:
image: grafana/grafana
container_name: grafana
user: root
restart: always
ports:
- "3000:3000"
volumes:
- ~/docker/prometheus_data/grafana_data:/var/lib/grafana
pushgateway:
image: prom/pushgateway
container_name: pushgateway
user: root
ports:
- "9091:9091"
volumes:
- ~/docker/prometheus_data/pushgateway_data:/var/lib/pushgateway
前两项配置两个 centos 容器,每个容器都运行 exporter,用于生成 prometheus 所需要主机 metrics。
exporter 启动的默认端口是 9100,为了在外部访问,我们将其分别映射为 9101 和 9102 端口。
为了在 centos 容器内部执行 exporter,我们使用 bind mount 的方式,并使用 command 来执行 exporter。
参照docker-compose.yml的volumes配置项在本机linux环境创建prometheus,grafana,pushgateway相对应的目录。目录结构如下
oliver@oliver-vm:~$ cd docker_data/
oliver@oliver-vm:~/docker_data$ ls
prometheus_data
oliver@oliver-vm:~/docker_data$ cd prometheus_data/
oliver@oliver-vm:~/docker_data/prometheus_data$ ls
grafana_data node_exporter prometheus prometheus_db pushgateway_data
oliver@oliver-vm:~/docker_data/prometheus_data$ cd prometheus
oliver@oliver-vm:~/docker_data/prometheus_data/prometheus$ ls
prometheus.yml
并在 ~/docker_data/prometheus_data/prometheus目录下创建prometheus.yml文件
global:
scrape_interval: 5s
scrape_configs:
- job_name: 'prometheus'
static_configs:
- targets: ['prometheus:9090']
- job_name: 'linux-exporter'
metrics_path: /metrics
static_configs:
- targets: ['centos1:9100', 'centos2:9100','pushgateway:9091']
docker-compose启动所有容器
执行 docker-compose up ,成功启动容器 centos1 , centos2, prometheus, grafana, pushgateway ,打开浏览器,输入地址 http://127.0.0.1:9101/metrics 和 http://127.0.0.1:9102/metrics 可以看到 metrics 输出。
输入地址 http://127.0.0.1:9090/targets ,可以看到 3个 centos 容器 targets 的状态都为 UP 状态,说明 prometheus 可以正常获取 exporter 的数据。


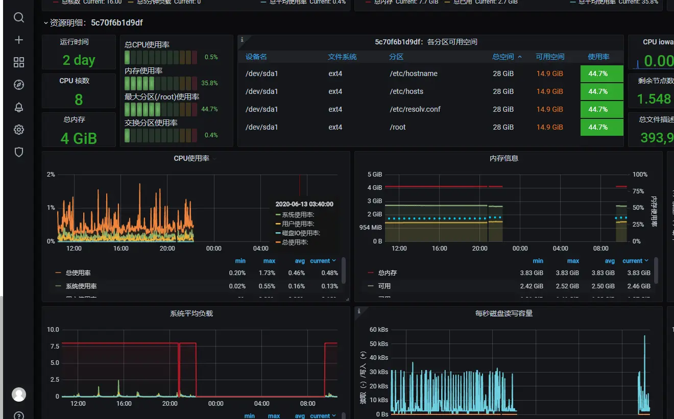
dashboard用开源的,在地址 grafana.com/grafana/das… 可以看到可以使用的 dashboard。这里我们选择 dashboard id 为 8918 的 dashboard,并导入到 grafana,就可以看到比较丰富的图表信息了:


pushgateway采集自定义metric
python的一个简单推送脚本
#!/usr/bin/python3
from prometheus_client import CollectorRegistry, Gauge, push_to_gateway
registry = CollectorRegistry()
g = Gauge('ping_status_metric', '检测最大响应时间',['dst_ip','city'], registry=registry)
g.labels('192.168.140.1','chengdu').set(42.2)
g.labels('192.168.140.1','chnegdu').dec(2)
push_to_gateway('http://192.168.140.136:9091', job='ping_status', registry=registry)
运行后打开 http://127.0.0.1:9091 pushgateway的前端页面,可以看到对应的job, metric,lables还有 value的信息

此时也可以在prometheus的页面查询到对应metric
