优秀的 Grafana K8S 插件 - DevOpsProdigy KubeGraf

1,127 阅读4分钟

原文链接:优秀的 Grafana K8S 插件 - DevOpsProdigy KubeGraf

DevOpsProdigy KubeGraf 是一个非常优秀的 Grafana Kubernetes 插件,是 Grafana 官方的 Kubernetes 插件 的升级版本,该插件可以用来可视化和分析 Kubernetes 集群的性能,通过各种图形直观的展示了 Kubernetes 集群的主要服务的指标和特征,还可以用于检查应用程序的生命周期和错误日志。

环境要求

要安装使用 DevOpsProdigy KubeGraf 插件需要满足以下要求:

  • Grafana > 5.0.0 版本
  • 需要在 Kubernetes 集群上部署 Prometheus + node-exporter + kube-state-metrics
  • 依赖 Grafana-piechart-panel 插件

特性

该插件包含3个主要的信息页面,其中包含有关 Kubernetes 集群的详细信息。

应用概述

该插件可以显示 Kubernetes 集群上面的应用的一些基本监控信息:

  • 应用程序逻辑图
  • Kubernetes 对象的分布
  • 可视化应用程序的生命周期和基本特征信息
  • 在集群中允许访问的服务端口的描述信息

Applications overview

集群状态

  • 集群和集群节点的状态信息
  • 监控的应用程序生命周期的详细信息
  • 集群中服务所在位置的可视化

Cluster status

节点概述

  • 集群节点信息
  • 已使用和已分配资源(内存、CPU 利用率)以及容器数量的信息
  • Pods 的物理分布

Nodes overview

Dashboards

除了在插件主页上提供了常见的信息之外,该插件还提供了另外5个 Dashboard 供我们来跟踪集群的各种性能指标。

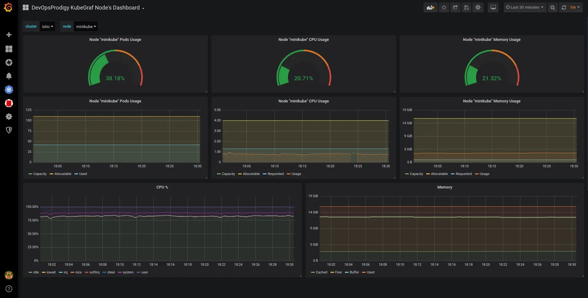
  • node dashboard

这是一个带有节点指标的 Dashboard,它可以显示资源的使用情况,例如 CPU 利用率、内存消耗、空闲/iowait 模式下的 CPU 时间百分比以及磁盘和网络的状态。

Nodes Dashboard

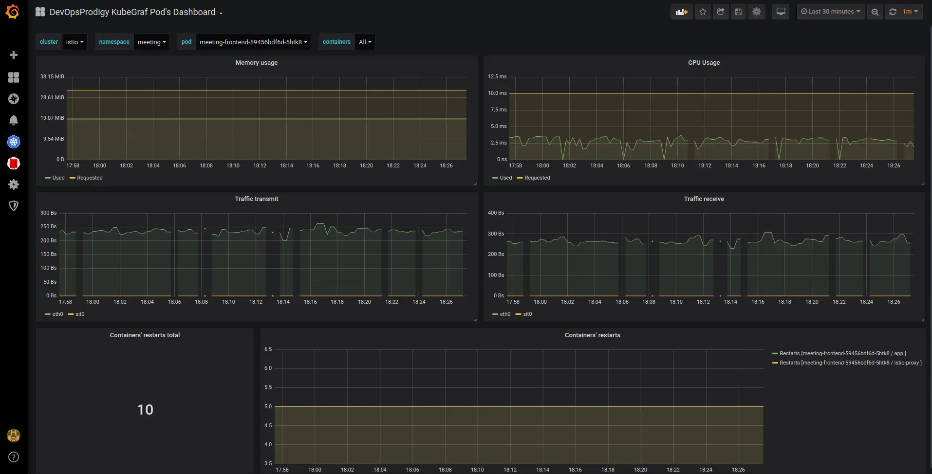
  • pod dashboard

可以根据所选择的 Pod 来显示对应的资源使用情况。

Pod resources

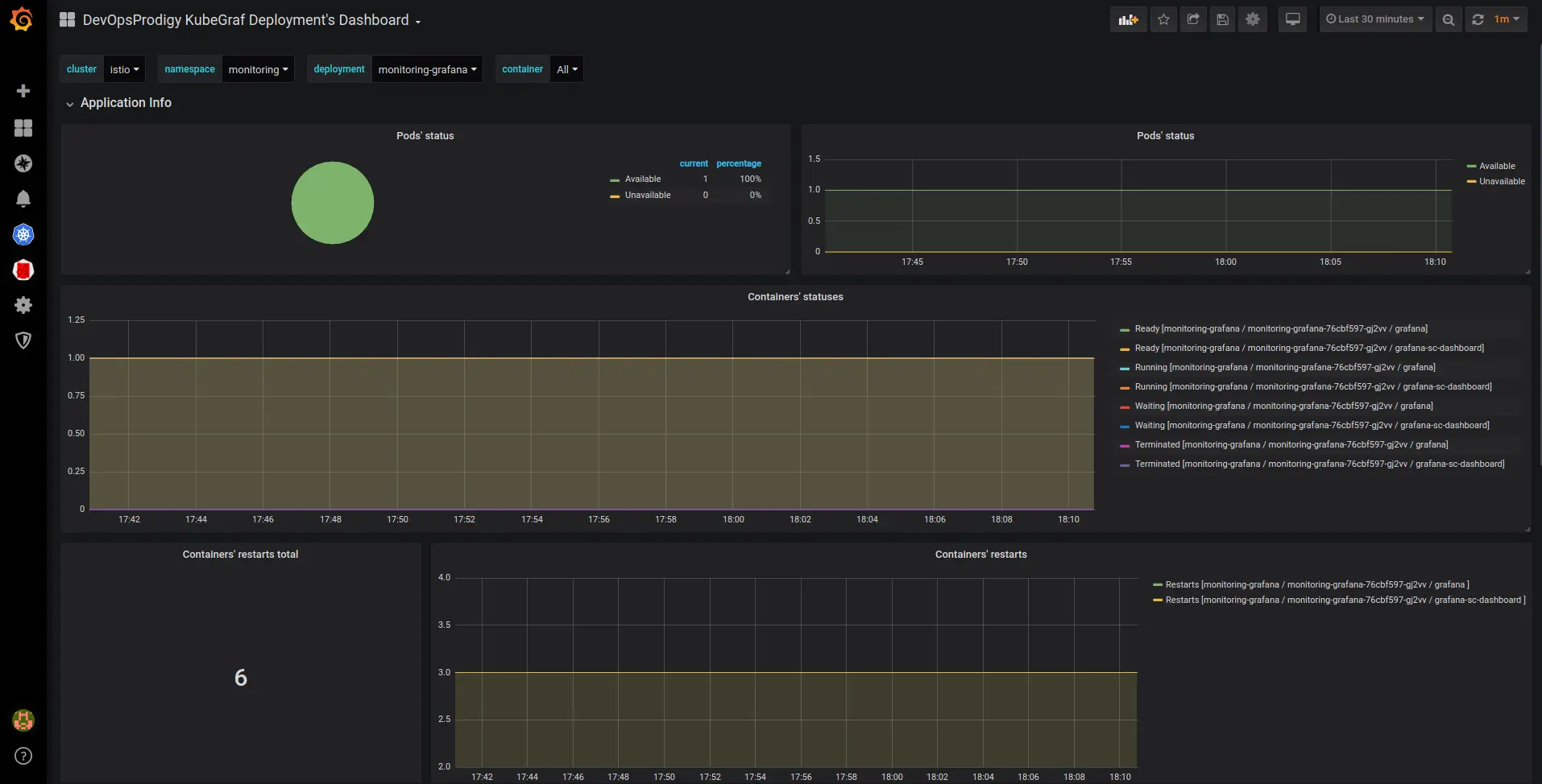
  • deployments dashboard

以 Deployment 为维度来显示对应的资源对象相关的资源使用情况。

deployment dashboard

  • statefulsets dashboard
  • daemonsets dashboard

上面三个 Dashboard 显示了可用/不可用的应用程序的副本数量以及这些应用程序的容器状态,还会跟踪容器的重启。

安装

我们这里的 Grafana 同样是安装在 Kubernetes 集群上面的,所以我们需要进入到容器中进行安装:

$ kubectl get pods -n kube-mon
NAME                         READY   STATUS    RESTARTS   AGE
grafana-5579769f64-7729f     1/1     Running   0          104s
......
$ kubectl exec -it grafana-5579769f64-7729f -n kube-mon /bin/bash
bash-5.0# grafana-cli plugins install devopsprodigy-kubegraf-app

installing devopsprodigy-kubegraf-app @ 1.3.0
from: https://grafana.com/api/plugins/devopsprodigy-kubegraf-app/versions/1.3.0/download
into: /var/lib/grafana/plugins

✔ Installed devopsprodigy-kubegraf-app successfully 

Restart grafana after installing plugins . <service grafana-server restart>

bash-5.0# # 如果没有安装 Grafana-piechart-panel 插件同样需要安装
bash-5.0# grafana-cli plugins install Grafana-piechart-panel
......

插件安装完成后需要重启 Grafana 才会生效,我们这里是 Pod,所以直接删除 Pod 重建即可(当然前提是需要对插件目录做好持久化):

$ kubectl delete pod grafana-5579769f64-7729f -n kube-mon
pod "grafana-5579769f64-7729f" deleted

Pod 删除重建完成后插件就安装成功了。然后通过浏览器打开 Grafana 找到该插件,点击 enable 启用插件。

enable plugin

点击 Set up your first k8s-cluster 创建一个新的 Kubernetes 集群:

  • URL 使用 Kubernetes Service 地址即可:kubernetes.default:443
  • Access 访问模式使用:Server(default)
  • 由于插件访问 Kubernetes 集群的各种资源对象信息,所以我们需要配置访问权限,这里我们可以简单使用 kubectl 的 kubeconfig 来进行配置即可。
  • 勾选 Auth 下面的 TLS Client AuthWith CA Cert 两个选项
  • 其中 TLS Auth Details 下面的值就对应 kubeconfig 里面的证书信息。比如我们这里的 kubeconfig 文件格式如下所示:
apiVersion: v1
clusters:
- cluster:
    certificate-authority-data: <certificate-authority-data>
    server: https://ydzs-master:6443
  name: kubernetes
contexts:
- context:
    cluster: kubernetes
    user: kubernetes-admin
  name: kubernetes-admin@kubernetes
current-context: 'kubernetes-admin@kubernetes'
kind: Config
preferences: {}
users:
- name: kubernetes-admin
  user:
    client-certificate-data: <client-certificate-data>
    client-key-data: <client-key-data>

那么 CA Cert 的值就对应 kubeconfig 里面的 <certificate-authority-data> 进行 base64 解码过后的值;Client Cert 的值对应 <client-certificate-data> 进行 base64 解码过后的值;Client Key 的值就对应 <client-key-data> 进行 base64 解码过后的值。

对于 base64 解码推荐使用一些在线的服务,比如 www.base64decode.org/,非常方便。

  • 最后在 additional datasources 下拉列表中选择 prometheus 的数据源。
  • 点击 Save & Test 正常就可以保存成功了。

插件配置完成后,在左侧侧边栏就会出现 DevOpsProdigy KubeGraf 插件的入口,通过插件页面可以查看整个集群的状态以及相关的 Dashboard 监控图表。

DevOpsProdigy KubeGraf

微信公众号

扫描下面的二维码关注我们的微信公众帐号,在微信公众帐号中回复◉加群◉即可加入到我们的 kubernetes 讨论群里面共同学习。

k8s技术圈微信公众帐号二维码