基于电商模式的性能测试(四)-基于Jmeter完成一次日常典型电商场景的压测(首页浏览)

1,317 阅读3分钟

1、前期准备

1.1 场景预设

之前的测试中单独抽离出了一个注册登录的场景,而实际的电商场景中,绝大多数都是已经登录并保持登录状态的,用户的登录信息可能被保存在浏览器的cookie中或在App的localstorage中,更多的是拿到现有的cookie去做验证;

因此这里在默认用户登录状态下抽离出一个典型的电商场景,浏览首页-添加商品-下单结算,涉及到的接口如下:

  • 1)浏览首页
    在这里插入图片描述
  • 2)增加浏览记录(自动触发)
    在这里插入图片描述
  • 3)添加商品/购物车
    在这里插入图片描述
  • 4)下订单/结算
    在这里插入图片描述

1.2 token数据准备

在此次演示场景中,是获取token值带入header中的Authorization以完成用户身份的验证,借用之前创建的注册登录脚本,获取到了很多用户token值保存在了本地以供测试使用:

在这里插入图片描述

这里不了解的可以参考文章:
基于电商模式的性能测试(二)—使用Jmeter参数化功能+JSR223 PreProcessor+JSON Extractor完成注册登录的数据驱动

2、脚本编写

2.1 浏览首页

  • 1)设置请求头的全局变量——HTTP Header Manager 由于每个请求都需要在header中带入token,所以我们借用HTTP Header Manager来完成一个全局变量的设定

    在这里插入图片描述
    在这里插入图片描述

  • 2)token数据的参数化获取——CSV Data set Config 利用CSV Data set Config,获取提前在TokenFile准备好的token值,传给变量${auth}

    在这里插入图片描述

  • 3)事务抽离——Transaction Controller 根据场景,我们可将不同的事务进行抽离合并,以方便我们后续的数据查看,这里可以事务控制器Transaction Controller将首页的事务单独抽离在一起

    在这里插入图片描述
    在这里插入图片描述

  • 3)控制首页接口比例——Loop Controller 首页中有很多商品分类,这里假设访问一次首页后会访问两次商品分类列表,那么利用Loop Controller来控制在它里面的商品分类列表请求/home/productCateList/{parentId}会被请求两次:

    在这里插入图片描述
    在这里插入图片描述

  • 4)这里可以看到商品分类接口需要传入参数parentId

    在这里插入图片描述

    通常不太建议在压测脚本中使用同一个id去访问,一来是容易命中缓存,即使没有Redis缓存,MySQL对于同样的请求也会有加载上的优化,这样就会对测试数据与真实场景造成误差。因此这里我们还是选择提前将分类id获取,通过CSV Data set Config传入

    查看数据库,不同的分级有多种分类信息

    在这里插入图片描述
    去重后获取所有的parent_id
    在这里插入图片描述
    将parentId保存文件中并设置CSV:

    $ cat parentId_Data
    0
    1
    12
    2
    3
    4
    5
    

    在这里插入图片描述
    在这里插入图片描述

  • 5)获取推荐商品设定和首页的访问量一致:

    在这里插入图片描述

  • 6)控制首页分类专题接口比例——if Controller 这里我们设定的场景为访问专题的用户量为主页的一半,那么利用if Controller写方法定义,使请求数量不能被2整数的时候再执行请求,这样就可以保证请求数减半,具体如下:

    在这里插入图片描述
    在这里插入图片描述
    关于/home/subjectList利用CSV Data set Config做参数化的方式和上述分类信息接口一致,这里就不再赘述:
    在这里插入图片描述

    • 关于if Controller中函数的说明:

    上述的函数生成可以利用JMeter自带的函数助手(Tools->Function Helper Dialog)中的__jexl3函数或__groovy函数,对判断条件的表达式进行求值计算,生成对应的求值运算函数,然后将此运算函数复制到If ControllerExpression输入框中即可:

    例如本例中我们需要先获取用户请求的数量,可以先在Function Helper中选中__counter,设置为true,点击Generate & Copy to clipbord生成函数式

    在这里插入图片描述
    复制函数式,再次选中__jexl3,然后设置生成counter不能整数2时的函数式:
    在这里插入图片描述

3、实操演示

脚本的首页部分已经完成,各个接口的比例按照2:4:2:1的比例安排,然后实际运行检验一下效果

在这里插入图片描述

  • 先起10个线程运行一次验证脚本的正确性: 从结果可以看到接口都请求成功并且按照了2:4:2:1的比例
    在这里插入图片描述
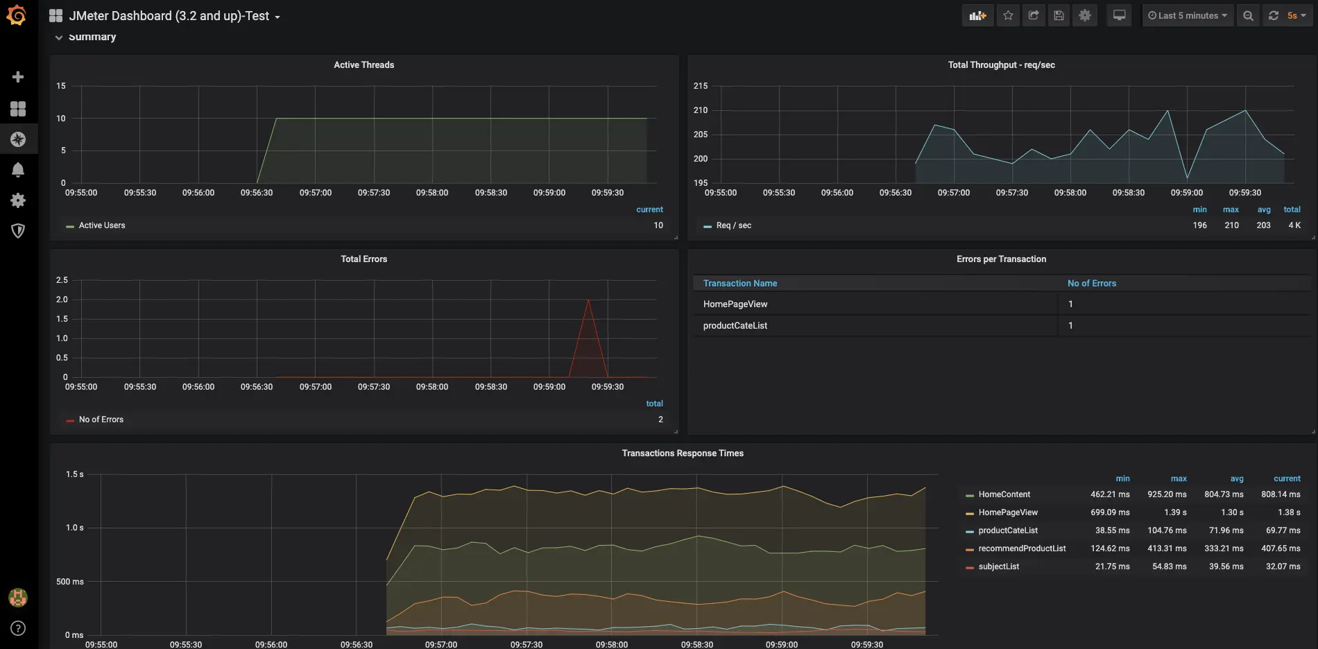
  • 如果持续压测,也可以在Grafana中看到测试数据的显示:
    在这里插入图片描述

4、下期预告

后面将继续完成下单支付场景的测试,具体可参考文章:
基于电商模式的性能测试(五)基于Jmeter完成一次日常典型电商场景的压测(下单-支付)