基于电商模式的性能测试(三)-以Docker+Jmeter+InfluxDB+Grafana的形式搭建性能监控平台

1,950 阅读4分钟

1、需求

1.1 需求背景

在用Jmeter获取性能测试结果的时候,Jmeter本身带有聚合报告如下

在这里插入图片描述
这个报告有几个很明显的缺点:

  • 只能自己看,无法实时共享;
  • 报告信息的展示比较简陋单一,不直观;

1.2 需求方案

为了解决上述问题就请出了InfluxDB+Grafana

  • InfluxDB:持续型数据库,有时间戳组件,以时间的形式去存储数据
  • Grafana:一款采用 go 语言编写的开源应用,主要用于大规模指标数据的可视化展现,是网络架构和应用分析中最流行的时序数据展示工具

简单总结起来就是: 将Jmeter的数据导入InfluxDB,再用GrafanaInfluxDB中获取数据并以特定的模板进行展示

本次实践是用目前较为流行的docker的方式进行部署,也推荐使用,作为一名普通的测试,会了点docker的皮毛就已经爱不释手了,对于头疼的环境问题真的太好用了,不了解的小伙伴强烈建议去学习或者参考以往的文章

2、部署实践

2.1 Docker环境

本文的重点并不是介绍Docker,所以不了解的小伙伴需要自己去学习一下基本的安装和操作,也可参考之前的文章:
Docker-docker简介与虚拟机的区别-以Jenkins安装启动讲述docker如何安装使用和常用命令

2.2 InfluxDB部署

  • 1)首先去下载InfluxDB的镜像,下载很简单,直接pull就好,默认为下载最新的镜像:

    $ docker pull influxdb
    

    目前最新的influxdb不支持网页端的查看,仅可用命令行的形式,不过没有什么影响,如果真的想要有网页端的显示的话可以尝试下载较前的镜像:tutum/influxdb

  • 2)启动一个容器,并将端口80838086映射出来,如果用的是tutum/influxdb镜像,在访问8083端口时就可以看到网页端的展示,我这里用的是最新的,所以就没有啦:

    $ docker run -d --name jmeter-influx -p 8083:8083 -p 8086:8086 influxdb
    
  • 3)进入容器内部,创建名为jmeter的数据库: 进入jmeter-influx容器

    $ docker exec -it jmeter-influx bash
    root@517f57017d99:/#
    

    进入influxcreate database jmeter创建名为jmeter的数据库,show databases命令查看数据库创建成功

    root@517f57017d99:/# influx
    Connected to http://localhost:8086 version 1.7.10
    InfluxDB shell version: 1.7.10
    > create database jmeter
    > show databases
    name: databases
    name
    ----
    _internal
    jmeter
    
  • 4)使用jmeter库,select查看数据,这个时候应该是没有数据的:

    $ > use jmeter
    Using database jmeter
    > select * from jmeter
    >
    

2.3 Jmeter脚本设置

上一篇文章创建了一个登录注册场景的Jmeter脚本,本次就以此来进行测试结果演示,具体可参考文章:
基于电商模式的性能测试(二)—使用Jmeter参数化功能+JSR223 PreProcessor+JSON Extractor完成注册登录的数据驱动

  • 1)想要将jmeter的测试数据导入influxDB,就需要在Jmeter中使用Backend Listener配置:
    在这里插入图片描述
    先看一下配置好的Backend Listener
    在这里插入图片描述
  • 2)主要配置说明: implementation选择influxdb所对应的:
    在这里插入图片描述
    • influxdbUrl:需要改为自己influxdb的部署ip和映射端口,我这里是部署在本地,所以就是localhost,端口是容器启动时映射的8086端口,db后面跟的是刚才创建的数据库名称
    • application:可根据需要自由定义,只是注意后面在grafana中选对即可
    • measurement:表名,默认是jmeter,也可以自定义
    • summaryOnly:选择true的话就只有总体的数据,false会将每个transaction都分别记录
  • 3)运行验证 运行Jmeter脚本,然后再次在influxdb中查看数据,发现类似下面的数据说明输入导入成功:
    在这里插入图片描述

2.4、Grafana部署

  • 1)同样,首先我们需要下载grafana的镜像:
    $ docker pull grafana/grafana
    
  • 2)启动一个grafana容器,将3000端口映射出来:
    $ docker run -d --name grafana -p 3000:3000 grafana/grafana
    
  • 3)网页端访问locahost:3000验证部署成功
    在这里插入图片描述
  • 4)选择添加数据源
    在这里插入图片描述
  • 5)找到并选择influxdb:
    在这里插入图片描述
  • 6)配置数据源
    在这里插入图片描述
    数据源创建成功时会有绿色的提示:
    在这里插入图片描述
  • 7)导入模板
    在这里插入图片描述
    模板导入分别有一下3中方式:
    • 直接输入模板id号
    • 直接上传模板json文件
    • 直接输入模板json内容
      在这里插入图片描述
  • 8)下载模板,在grafana的官网下载我们需要的展示模板 grafana.com/grafana/das…
    在这里插入图片描述
    下面这两个是我尝试过的模板:
    在这里插入图片描述
    选择一个模板点击进入,会看到模板的id号和json文件的下载,选择你喜欢的一种方式即可:
    在这里插入图片描述
  • 9)导入模板,我这里选择的是导入json文件的方式,导入后如下,配置好模板名称和对应的数据源,然后import即可
    在这里插入图片描述
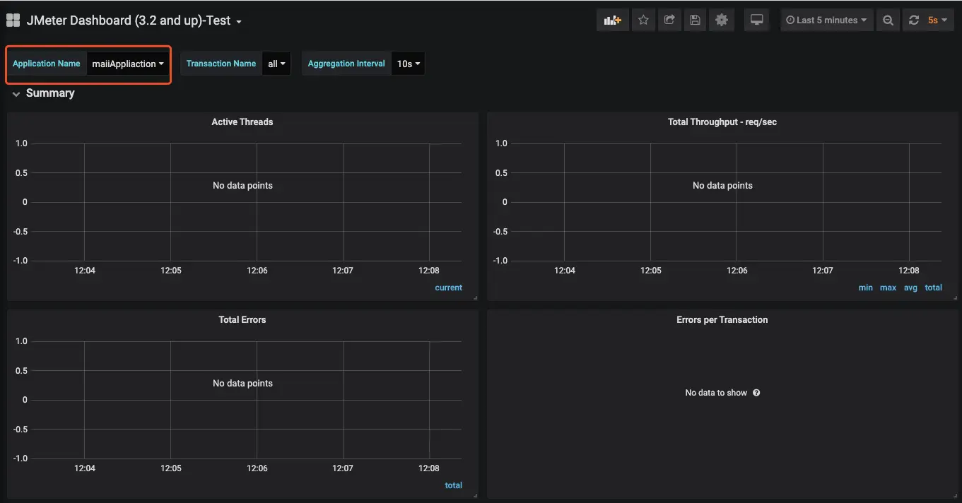
  • 10)展示设置,首先选择我们创建的application
    在这里插入图片描述

    注:如果我们修改过表名,也就是在jmeterBackend Listenermeasurement配置(默认为jmeter),这个时候就需要去设置中进行修改(我这里使用的就是默认的,所以无需修改):

    在这里插入图片描述

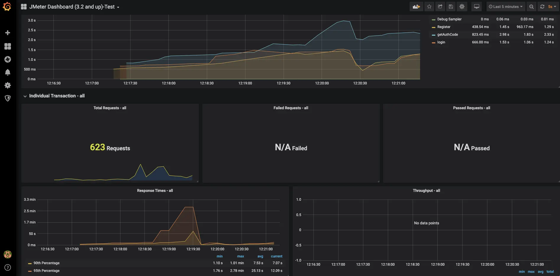
3、效果展示

在这里插入图片描述
在这里插入图片描述