Prometheus + Grafana 监控 SpringBoot

1,649 阅读4分钟

整体结构

SpringBootactuator 提供了监控端点。

Prometheus 是监控系统,可以从 Springboot 获取监控数据,以时序数据的形式存储,并提供了监控数据的查询服务。

Grafana 是专业的 UI 仪表盘系统,支持非常多的数据源,其中就包括 Prometheus,可以便利的从中获取数据,使用仪表盘展示出来。

springboot 2 中引入了 micrometer,它可以更方便的对接各种监控系统,包括 Prometheus。

所以整体的结构就是:

  • springboot(micrometer)产生监控数据。
  • Prometheus 获取 springboot 应用的监控数据,存储,并提供数据查询服务。
  • Grafana 对接 Prometheus 数据源,调用其数据查询服务,用专业的仪表盘 UI 进行展示。

实践步骤

  • 创建应用 -- 作为监控目标,产生监控数据。

  • 集成度量库 micrometer -- 以便对接监控系统 Prometheus。

  • 部署 prometheus

  • 配置 prometheus -- 监控之前创建的 springboot 应用,了解 Prometheus 的查询服务。

  • 部署 Grafana

  • 添加 Prometheus 数据源

  • 添加 JVM 监控仪表盘 -- 展示之前 springboot 应用的 JVM 状态。

  • 自定义监控指标 -- 自有的监控指标都是底层基础数据,业务相关指标需要我们自己写代码。

  • 动态变更监控目标 -- 如果监控目标发生变动就改一次 Prometheus 的配置文件,并重新启动,这是不适合的,需要使用动态配置的方式。

1. 创建应用 集成 micrometer

创建一个最简的 springboot 应用,添加 micrometer 依赖。

pom.xml :

<?xml version="1.0" encoding="UTF-8"?>
<project xmlns="http://maven.apache.org/POM/4.0.0" xmlns:xsi="http://www.w3.org/2001/XMLSchema-instance"
	xsi:schemaLocation="http://maven.apache.org/POM/4.0.0 https://maven.apache.org/xsd/maven-4.0.0.xsd">
	<modelVersion>4.0.0</modelVersion>
	<parent>
		<groupId>org.springframework.boot</groupId>
		<artifactId>spring-boot-starter-parent</artifactId>
		<version>2.2.4.RELEASE</version>
		<relativePath/> <!-- lookup parent from repository -->
	</parent>
	<groupId>com.example</groupId>
	<artifactId>springboot2demo</artifactId>
	<version>0.0.1-SNAPSHOT</version>
	<name>springboot2demo</name>
	<description>Demo project for Spring Boot</description>

	<properties>
		<java.version>1.8</java.version>
	</properties>

	<dependencies>
		<dependency>
			<groupId>org.springframework.boot</groupId>
			<artifactId>spring-boot-starter-actuator</artifactId>
		</dependency>
		<dependency>
			<groupId>org.springframework.boot</groupId>
			<artifactId>spring-boot-starter-web</artifactId>
		</dependency>
		<dependency>
			<groupId>io.micrometer</groupId>
			<artifactId>micrometer-registry-prometheus</artifactId>
			<version>1.1.4</version>
		</dependency>

		<dependency>
			<groupId>org.springframework.boot</groupId>
			<artifactId>spring-boot-starter-test</artifactId>
			<scope>test</scope>
			<exclusions>
				<exclusion>
					<groupId>org.junit.vintage</groupId>
					<artifactId>junit-vintage-engine</artifactId>
				</exclusion>
			</exclusions>
		</dependency>
	</dependencies>

	<build>
		<plugins>
			<plugin>
				<groupId>org.springframework.boot</groupId>
				<artifactId>spring-boot-maven-plugin</artifactId>
			</plugin>
		</plugins>
	</build>

</project>

application.properties

spring.application.name=springboot2demo
# 打开所有 Actuator 服务
management.endpoints.web.exposure.include=*
# 将应用名称添加到计量器的 tag 中去
# 以便 Prometheus 根据应用名区分不同服务
management.metrics.tags.application=${spring.application.name}

在启动类中添加Bean,用于监控JVM性能指标:

package com.example.springboot2demo;

import io.micrometer.core.instrument.MeterRegistry;
import org.springframework.beans.factory.annotation.Value;
import org.springframework.boot.SpringApplication;
import org.springframework.boot.actuate.autoconfigure.metrics.MeterRegistryCustomizer;
import org.springframework.boot.autoconfigure.SpringBootApplication;
import org.springframework.context.annotation.Bean;

@SpringBootApplication
public class Springboot2demoApplication {

    public static void main(String[] args) {
        SpringApplication.run(Springboot2demoApplication.class, args);
    }

    @Bean
    MeterRegistryCustomizer<MeterRegistry> configurer(
            @Value("${spring.application.name}") String applicationName) {
        return (registry) -> registry.config().commonTags("application", applicationName);
    }
}

启动服务。

查看监控端点信息:

2. 部署 Prometheus

官网:

prometheus.io/

可以下载安装包来安装,但下载速度极其慢,几乎下载不了。

可以使用 docker 部署,因为国内有docker镜像,所以速度很快。

docker 方式启动:

$ docker run --name prometheus -d -p 127.0.0.1:9090:9090 prom/prometheus

执行完成后就OK了,可以看一下 Prometheus 的界面。

http://localhost:9090/targets 是监控目标列表页:

http://localhost:9090/graph 是查询控制台,也有简单的图表展示:

现在还没对接应用,后面对接之后可以看到详细的内容。

3. Prometheus + Springboot应用

监控应用,需要在 Prometheus 配置文件中添加应用的相关信息。

配置文件在容器中的路径:/etc/prometheus

查看一下配置文件的默认内容:

$ docker exec -it [容器ID] cat /etc/prometheus/prometheus.yml

红框内是我们要关注的部分,按照这个形式添加我们的应用即可。

需要添加的内容为:

  - job_name: 'springboot_app'
    scrape_interval: 5s
    metrics_path: '/actuator/prometheus'
    static_configs:
      - targets: ['192.168.31.6:8080']
        "labels": {
            "instance": "springboot2-A",
            "service": "springboot2-A-service"
        }

metrics_path 指定监控端点的路径。

targets 指定应用的IP端口,这里使用了IP,没有使用localhost,因为 Prometheus 是容器运行的,如果使用 localhost 就会访问容器内部。

配置不是直接在容器内部修改,可以把容器内部的配置文件拷贝出来一份,修改后,重启启动容器,挂载本地修改过的配置文件。

拷贝容器中的配置文件:

$ docker cp [容器ID]:/etc/prometheus/prometheus.yml .

修改配置文件,添加配置,最终的内容:

# my global config
global:
  scrape_interval:     15s # Set the scrape interval to every 15 seconds. Default is every 1 minute.
  evaluation_interval: 15s # Evaluate rules every 15 seconds. The default is every 1 minute.
  # scrape_timeout is set to the global default (10s).

# Alertmanager configuration
alerting:
  alertmanagers:
  - static_configs:
    - targets:
      # - alertmanager:9093

# Load rules once and periodically evaluate them according to the global 'evaluation_interval'.
rule_files:
  # - "first_rules.yml"
  # - "second_rules.yml"

# A scrape configuration containing exactly one endpoint to scrape:
# Here it's Prometheus itself.
scrape_configs:
  # The job name is added as a label `job=<job_name>` to any timeseries scraped from this config.
  - job_name: 'prometheus'

    # metrics_path defaults to '/metrics'
    # scheme defaults to 'http'.

    static_configs:
    - targets: ['localhost:9090']

  - job_name: 'springboot_app'
    scrape_interval: 5s
    metrics_path: '/actuator/prometheus'
    static_configs:
      - targets: ['192.168.31.6:8080']
        "labels": {
            "instance": "springboot2-A",
            "service": "springboot2-A-service"
        }

停掉之前的容器,重新启动:

$ docker run --name prometheus -d \
    -p 9090:9090 \
    -v [PATH]/prometheus.yml:/etc/prometheus/prometheus.yml \
    prom/prometheus

访问监控列表页 http://localhost:9090/targets 就可以看到我们的应用了:

点击端点链接,可以看到监控数据,例如:

进入查询控制台页面 http://localhost:9090/graph,可以查询一个指标,例如 http_server_requests_seconds_sum,效果:

4. 部署 Grafana

docker方式运行:

$ docker run -d \
    -p 3000:3000 \
    --name=grafana \
    grafana/grafana

启动后,访问:http://localhost:3000,默认用户名密码 admin/admin

5. 添加 Prometheus 数据源

6. 展示应用的 JVM 信息

Grafana 中已经有现成的 JVM 仪表盘,我们直接导入使用即可。

这个仪表盘的编号为 4701

至此,Prometheus + Grafana + Springboot 的整体流程已经跑通了。

但是,这些指标都是底层通用指标,在业务层面一定会有个性需求,下面我们自己定义一些监控指标。

7. 自定义监控指标

需求:监控所有接口的请求次数。

应用中添加依赖:

		<dependency>
			<groupId>org.aspectj</groupId>
			<artifactId>aspectjrt</artifactId>
			<version>1.9.4</version>
		</dependency>
		<dependency>
			<groupId>org.aspectj</groupId>
			<artifactId>aspectjweaver</artifactId>
			<version>1.9.4</version>
		</dependency>
		<dependency>
			<groupId>cglib</groupId>
			<artifactId>cglib</artifactId>
			<version>3.2.12</version>
		</dependency>

使用AOP方式对接口请求计数:

package com.example.springboot2demo;

import io.micrometer.core.instrument.Counter;
import io.micrometer.core.instrument.MeterRegistry;
import org.aspectj.lang.JoinPoint;
import org.aspectj.lang.annotation.AfterReturning;
import org.aspectj.lang.annotation.Aspect;
import org.aspectj.lang.annotation.Before;
import org.aspectj.lang.annotation.Pointcut;
import org.springframework.beans.factory.annotation.Autowired;
import org.springframework.stereotype.Component;

import javax.annotation.PostConstruct;

@Component
@Aspect
public class APICounterAop {

    @Pointcut("execution(public * com.example.springboot2demo.*.*(..))")
    public void pointCut() {
    }

    ThreadLocal<Long> startTime = new ThreadLocal<>();

    @Autowired
    MeterRegistry registry;
    private Counter counter;

    @PostConstruct
    private void init() {
        counter = registry.counter("requests_total", "status", "success");
    }

    @Before("pointCut()")
    public void doBefore(JoinPoint joinPoint) throws Throwable {
        System.out.println("do before");
        counter.increment(); //请求计数
    }

    @AfterReturning(returning = "returnVal", pointcut = "pointCut()")
    public void doAfterReturning(Object returnVal) {
        System.out.println("do after");
    }
}

创建一个测试接口:

package com.example.springboot2demo;

import org.springframework.web.bind.annotation.RequestMapping;
import org.springframework.web.bind.annotation.RestController;

@RestController
public class TestController {
    @RequestMapping("/hello")
    public String hello() {
        return "hello";
    }
}

重启应用,多访问几次测试接口,然后查看 Prometheus 中的应用监控端点页面,就可以看到监控结果:

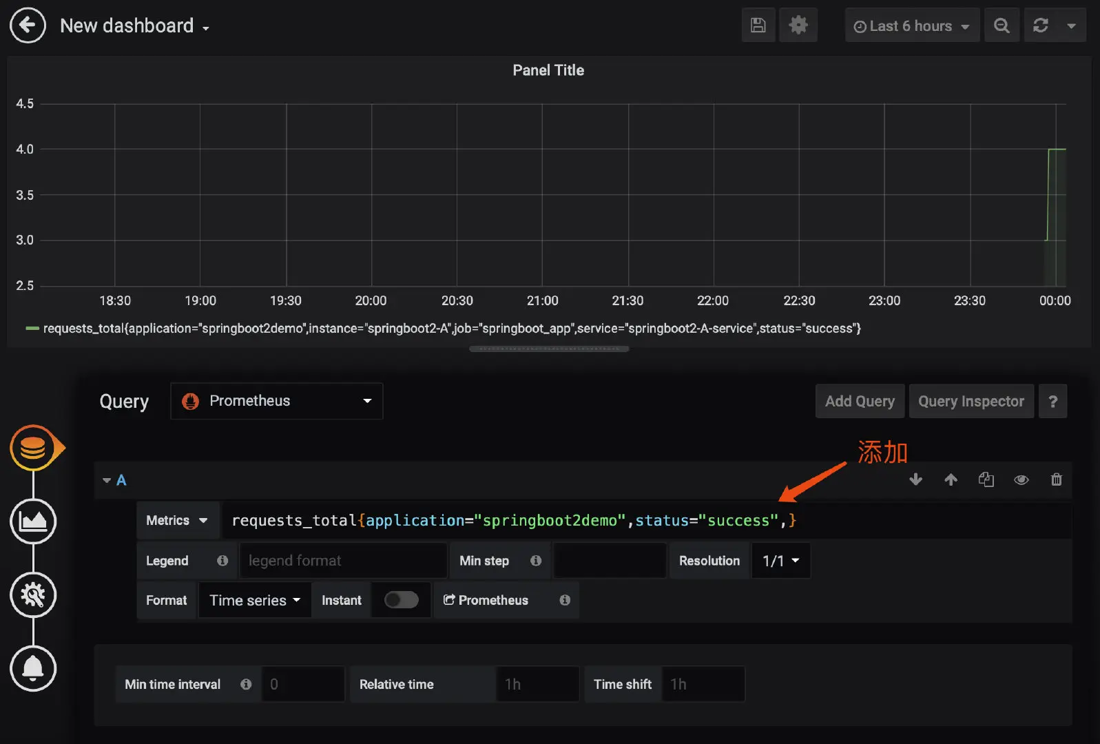
然后,我们把这个指标在 Grafana 中显示出来。

8. 动态变更监控目标

上面 Prometheus 配置文件中定义的监控目标使用的是静态方式,改配置文件后需要重启。

如果服务变更了,或者增加服务了,经常重启 Prometheus 肯定不合适。

Prometheus 提供了动态加载的方式,把服务信息放到一个单独的文件中,Prometheus 配置中指定这个外部文件,内容变化后,Prometheus 就会自动重新加载。

服务信息配置文件例如:

[
    {
        "targets": [
            "192.168.31.6:8080"
        ],
        "labels": {
            "instance": "springboot2-A",
            "service": "springboot2-A-service"
        }
    }
]

Prometheus 配置文件中的写法:

...
  - job_name: 'springboot_app'
    scrape_interval: 5s
    metrics_path: '/actuator/prometheus'
    file_sd_configs:
    - files:
      - /home/*.json
      refresh_interval: 1m

启动 Prometheus 容器时要挂载这个服务信息配置文件的目录:

$ docker run --name prometheus -d -p 9090:9090 \
	-v [PATH]/prometheus.yml:/etc/prometheus/prometheus.yml \
	-v [PATH]:/home \
	prom/prometheus

推荐阅读: