如何高效利用 Grafana 监控分析 TiDB 指标

avatar
@http://pingcap.com

作者介绍:李坤,PingCAP 互联网架构师,TUG Ambassador,前美团、去哪儿数据库专家。

一、概述

使用 TiDB Ansible 部署 TiDB 集群,会同时部署一套 Grafana + Prometheus 的监控平台,这套监控用来收集和展示 TiDB 集群各个组件和机器的 metric 信息,这些 metric 信息非常丰富,可以帮助使用者分析 TiDB 集群的状态以及 Trouble shooting。随着使用经验的增多,我们积累了一些监控使用上的技巧,在这里分享给大家。

二、监控架构

Prometheus 是一个拥有多维度数据模型的、灵活的查询语句的时序数据库。Grafana 是一个开源的 metric 分析及可视化系统。

图 1 TiDB 监控整体架构

图 1 TiDB 监控整体架构

从 TiDB 2.1.3 版本开始,监控采用 pull 的方式,而之前采用的是 push 的方式,这是一个非常好的调整,它解决了几个问题:

  • 之前如果 Prometheus 需要迁移,需要重启整个集群,因为组件要调整 push 的目标地址。

  • 现在可以部署 2 套 Prometheus,防止监控的单点,因为 pull 的 source 端是可以多个。

  • 去掉了 PushGateWay 这个单点组件。

三、监控数据的来源与展示

TiDB 的 3 个核心组件(TiDB,TiKV,PD)可以通过 http 接口来获取 metric 数据,这些指标都是从程序代码中统计上传的,端口如下:

组件 端口
tidb-server 10080
tikv-server 20181
pd-server 2379

用 tidb-server 举例,我们通过 http 接口,看一个 statement QPS 的 metric:

# 可以看到实时 qps 的数据,区分不同的 type,value 是 counter 类型的累计值(科学计数法)
curl http://__tidb_ip__:10080/metrics |grep tidb_executor_statement_total
tidb_executor_statement_total{type="Delete"} 520197
tidb_executor_statement_total{type="Explain"} 1
tidb_executor_statement_total{type="Insert"} 7.20799402e+08
tidb_executor_statement_total{type="Select"} 2.64983586e+08
tidb_executor_statement_total{type="Set"} 2.399075e+06
tidb_executor_statement_total{type="Show"} 500531
tidb_executor_statement_total{type="Use"} 466016

这个数据会在 Prometheus 存储下来,然后在 Grafana 展示,我们在面板上点击右键会出现 Edit 按钮(或直接按 e),如下图所示:

图 2 metric 面板的编辑入口

图 2 metric 面板的编辑入口

我们可以在 Metric 面板上,看到利用该 metric 的 query 表达式。

面板上一些细节的含义:

  1. rate[1m]:表示 1 分钟的增长速率,只能用于 counter 类型的数据。

  2. sum:表示 value 求和。

  3. by type:表示将求和后的数据按 metric 的原始值中的 type 进行分组。

  4. Legend format:表示指标名称的格式。

  5. Resolution:默认打点步长是 15s,Resolution 表示是否分解。

图 3 metric 面板中的表达式

图 3 metric 面板中的表达式

Prometheus 支持很多表达式与函数,更多表达式请参考 官网页面

四、Grafana 使用技巧

技巧 1:查看所有维度并编辑表达式

如上一小节的例子,是按照 type 进行分组,是否还能用其他维度分组?如何能快速得知还有哪些维度呢?这里推荐的技巧是,在 query 的表达式上只用指标名称,不做任何计算,format 也留空,这样就能显示出原始的 metric 数据,比如下图能看到有 3 个维度(instancejobtype)。

图 4 编辑表达式并查看所有维度

图 4 编辑表达式并查看所有维度

得到 instance 这个维度后,我们调整表达式,在原有的 type 后面加上 instance 这个维度,调整 legend format 格式增加 {{instance}},就可以看到每个 tidb-server 上执行的不同类型 SQL 的 QPS 了。如下图:

图 5 给表达式增加一个 instance 维度

图 5 给表达式增加一个 instance 维度

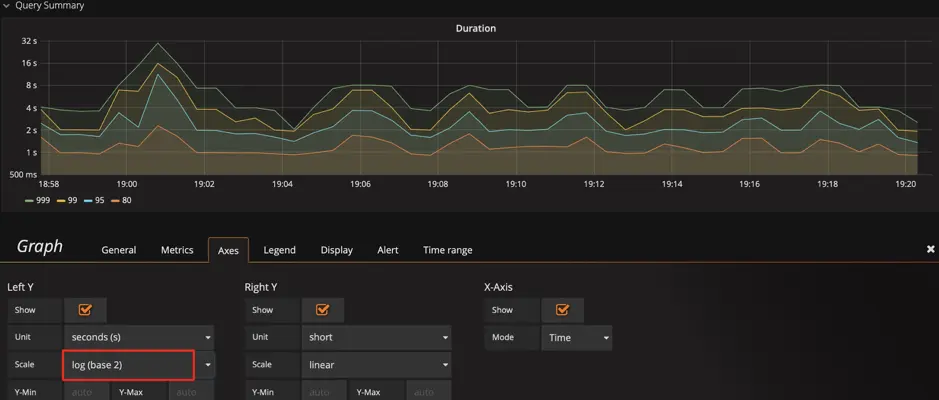
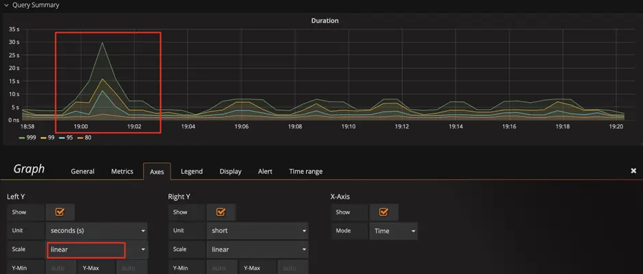
技巧 2:调整 Y 轴标尺的计算方式

query duration 指标为例,默认的比例尺采用 2 的对数计算,显示上会将差距缩小。为了观察明显的变化,可以将比例尺改为线性,通过下面两张图,可以看到显示上的区别,明显的发现那个时刻有个 SQL 运行较慢。

当然也不是所有场景都适合用线性,比如观察 1 个月的性能趋势,用线性可能就会有很多噪点,不好观察。

图 6 标尺默认的比例尺为 2 的对数

图 6 标尺默认的比例尺为 2 的对数

图 7 调整标尺的比例尺为线性

图 7 调整标尺的比例尺为线性

提示:我们可以结合技巧 1,发现这里还有一个 sql_type 的维度,可以立刻分析出是 select 慢还是 update 慢,并且可以分析出是在哪个 instance 上慢。

技巧 3:调整 Y 轴基线,放大变化

有一种情况:已经用了线性显示,还是看不出变化趋势。比如下图中,我们在扩容后想观察 Store size 的实时变化效果,由于基数较大,微弱的变化观察不到。 这时我们可以将 Y 轴最小值从 0 改为 auto,将上部放大,观察下面两张图的区别,可以观察到数据已开始迁移了。

图 8 基线默认为 0

图 8 基线默认为 0

图 9 调整基线为 auto

图 9 调整基线为 auto

技巧 4:标尺联动

在 Setting 面板中,有 Graph Tooltip 的设置,默认使用 Default

图 10 图形展示工具

图 10 图形展示工具

我们调整为 Shared crosshairShared Tooltip 分别试一下效果: 可以看到标尺可以联动展示了,方便排查问题时,确认 2 个指标的关联性。

图 11 调整图形展示工具为 Shared crosshair

图 11 调整图形展示工具为 Shared crosshair

图 12 调整图形展示工具为 Shared Tooltip

图 12 调整图形展示工具为 Shared Tooltip

技巧 5:调整过滤项

PD 的 Dashboard,只展示当前 leader 的 metric 信息,有时候会想看一下历史上 pd-leader 当时的状况,但是 instance 下拉列表中不存在这个成员了,我们也可以手动输入 ip:2379 来看到当时的数据。

图 13 手动输入并查看 metric

图 13 手动输入并查看 metric

技巧 6:巧用 Avg 函数

通常默认图例中只有 MaxCurrent,但有时指标波动较大时,我们可以增加 Avg 等其他汇总函数的图例,可以看一段时间的整体趋势。

图 14 增加 Avg 等汇总函数

图 14 增加 Avg 等汇总函数

图 15 增加 Avg 函数

图 15 增加 Avg 函数

技巧 7:使用 Prometheus 的 API 接口获得表达式的结果

Grafana 通过 Prometheus 的接口获取数据,我们也可以用该接口获取数据,这个用法可以扩散出很多功能:

  • 自动化平台获取集群规模、状态等信息。

  • 对表达式稍加改动给报表提供数据,如统计每天的 QPS 总量、每天的 QPS 峰值、每天响应时间的汇总。

  • 将重要的指标进行定期健康巡检。

图 16 Prometheus 的 API 接口

图 16 Prometheus 的 API 接口
curl -u user:pass 'http://__grafana_ip__:3000/api/datasources/proxy/1/api/v1/query_range?query=sum(tikv_engine_size_bytes%7Binstancexxxxxxxxx20181%22%7D)%20by%20(instance)&start=1565879269&end=1565882869&step=30' |python -m json.tool
{
    "data": {
        "result": [
            {
                "metric": {
                    "instance": "xxxxxxxxxx:20181"
                },
                "values": [
                    [
                        1565879269,
                        "1006046235280"
                    ],
                    [
                        1565879299,
                        "1006057877794"
                    ],
                    [
                        1565879329,
                        "1006021550039"
                    ],
                    [
                        1565879359,
                        "1006021550039"
                    ],
                    [
                        1565882869,
                        "1006132630123"
                    ]
                ]
            }
        ],
        "resultType": "matrix"
    },
    "status": "success"
}

五、总结

Grafana + Prometheus 是一套非常强大的组合,用好他们可以为我们的分析节省很多时间,提高效率,更重要的是能增加发现问题的可能性。在运维 TiDB 集群时,尤其数据量大的时候,这套工具能派上大用场。这里抛砖引玉,也希望大家也能提供一些技巧,一起共同学习。

阅读原文pingcap.com/blog-cn/use…