今年早些时候as升级到了3.0版本,自己前两天升级了,发现之前我们熟悉的 Android Monitor 不在了,取而代之的是Android Profiler,就参照官方文档过了一遍。
1:Android Profiler的是使用流程:
1.点击工具栏的图标即可打开


我们想要查看对应工具详细的分析工具,只要单击性能数据相对应的图即可。下看看对应工具详细的使用。
2:内存工具
2.1内存工具简述(Memory Profiler)
我们打开Memory Profiler后界面如下图(图片来自官网)

2.2:内存计算指标
根据Android系统,你在内存分析器的顶部看到的数字(如下图)基于你的应用所提交的所有私有内存页面。此计数不包括与系统或其他应用程序共享的页。

- Java:从Java或Kotlin代码中分配的对象的内存
- Native:从C或c++代码中分配的对象的内存,即使你没有在app中使用c++,你可能会看到一些本地内存,因为Android框架使用Native内存来处理各种任务,比如处理图像资产和其他图形——即使你写的代码是Java或Kotlin
- Graphics:用于图形缓冲区队列的内存用于显示屏幕上的像素,包括GL表面、GL纹理等。(注意,这是与CPU共享的内存,而不是专用的GPU内存)
- Stack:在你的应用程序中,Native和Java栈使用的内存。这通常与你的应用程序运行的线程数有关
- Code:您的应用程序用于代码和资源的内存,如dex字节码,优化或编译的dex代码。所以库和字体
- Other:应用程序使用的内存,系统不确定如何分类
- Allocated:应用程序分配的Java/Kotlin对象的数量。这并不计算用C或c++分配的对象
注意:当前应用程序中,native内存统计值可能会偏大,因为分析工具的一部内存也被算进去了,多达10MB的内存被添加到~100k对象,在未来版本的工具中,这些数字将从您的数据中过滤出来。
2.3:查看内存分配情况
单击工具栏记录内存分配在内存分析器 我们想要查看某一时刻程序的内存分配情况也很简单,如下图:


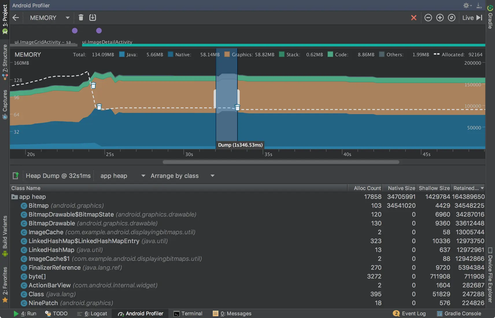
2.4 捕获heap dump
heap dump显示在你捕获heap dump时应用程序中的哪些对象正在使用内存,特别是在扩展的用户会话之后,heap dump可以通过显示仍在内存中的对象来帮助识别内存泄漏。一旦捕获heap dump,可以查看以下内容:
- 应用分配了哪些类型的对象,以及每个对象的数量
- 每个对象使用多少内存。
- 每个对象的引用都被保存在你的代码中。
- 调用堆栈分配对象的位置,(当您在录制分配时捕获heap dump 时,调用堆栈当前仅在Android 7.1中使用堆转储时才可用。
要捕获heap dump,在Memory Profiler工具栏中单击Dump Java heap按钮即可 在转储堆时,Java内存量可能会暂时增加,因为堆转储发生在和你的应用程序相同的进程,并需要一些内存来收集数据,heap dump出现在内存时间线下方,显示了堆中的所有类型,如图下图所示。

- Alloc Count:堆中的分配数量。
- Native Size:此对象类型使用的Native内存总量(以字节为单位),此列仅适用于Android 7.0及更高版本。 你会在这里看到一些在Java中分配的对象的内存,因为Android为一些框架类(比如Bitmap)使用本地内存。
- Shallow Size:此对象类型使用的Java内存总量(以字节为单位)
- Retained Size:由于此类的所有实例而保留的内存总大小(以字节为单位)在class 列表顶部,可以使用左侧的下拉列表在下列堆转储之间切换
- Default heap:当系统没有指定堆时。
- App heap:你的应用程序分配内存的主要堆。
- Image heap:系统引导映像,包含在引导期间预加载的类,这里的分配保证不会移动或消失,
- Zygote heap:Android系统中的应用程序进程分支的写入时复制堆。
2.5 将 heap dump 保存为 HPROF
如果你想保存 heap dump为日后查看,导出heap dump到一个HPROF文件的话,如需要点击 Export capture to file按钮,如下图

hprof-conv heap-original.hprof heap-converted.hprof
3:CPU分析工具(CPU Profiler)
当你打开CPU分析器,它会立即开始显示应用程序的CPU使用率和线程的活动,如下图:

- 绿色:线程处于活动状态或准备好使用CPU。也就是说,它处于“运行”或“可运行”状态。
- 黄色:线程处于活动状态,但它正在等待I / O操作(例如磁盘或网络I / O),然后才能完成工作。
- 灰色:线程正在休眠,不占用任何CPU时间。当线程需要访问尚不可用的资源时,有时会发生这种情况。线程进入自愿睡眠,或者内核使线程进入休眠状态,直到需要的资源变为可用。
-
Sampled(采样):一个默认配置,可以在应用程序执行期间频繁地捕获应用程序的调用堆栈。分析器比较捕获的数据集合以获取关于应用代码执行的时间和资源使用信息。基于抽样的跟踪的一个固有问题是,如果您的应用程序在捕获调用堆栈之后输入方法,并在下次捕获之前退出该方法,则该方法调用不会被分析器记录。如果您对如此短的生命周期跟踪方法感兴趣,则应使用检测跟踪。
-
Instrumented:默认配置,在运行时测试您的应用程序,以在每个方法调用的开始和结束时记录一个时间戳。收集时间戳并进行比较,以生成方法跟踪数据,包括定时信息和CPU使用情况。请注意,与每种方法相关的开销都会影响运行时性能,并可能影响分析数据 - 对于生命周期相对较短的方法来说,这一点更为明显。此外,如果您的应用程序在很短的时间内执行大量方法,分析器可能会快速超出其文件大小限制,并且无法记录任何进一步的跟踪数据。
-
Edit configurations:允许您更改上述采样和检测记录配置的某些默认设置,并将其保存为自定义配置。
4:网络分析工具(Network Profiler)
网络分析工具比较简单,界面如下图:
