Android Studio 3.0 特性 <译文>

1,960 阅读7分钟

原文地址:developer.android.google.cn/studio/prev…

最新Android Studio版本是Android Studio 3.0,本文提供了所有新功能和更改的摘要。 所有这些功能都可以在最新的金丝雀版本中发布,但beta 测试版本可能尚未提供。

核心IDE更改

  • 我们将基础IDE从IntelliJ 2016.2升级到2017.1.2,在2016.32017.1中增加了许多新功能,包括参数提示,语义突出显示,搜索中的即时结果等等。
  • 许多新的Lint 检查。
  • 即时运行调试问题234401已经解决。 如果程序在断点上暂停,应用程序将会重新启动。 但是如果应用程序没有在断点上暂停,那么当只进行方法实现更改时,程序不会重新启动并且热插拔会正常工作。

Kotlin语言支持

Android Studio3.0支持Kotlin语言。你可以通过将Java代码转换成Kotlin(点击”Code” > “Convert Java File to Kotlin File”)的方式或者直接使用新建项目向导创建启动Kotlin的项目来在你的工程中使用Kotlin。了解更多关于Kotlin in Android

JAVA8特性支持

Android Studio 3.0引入了对Java 8库和某些Java 8语言功能的内置支持。 我们不再需要Jack,你应该禁用Jack来使用内置改进后Java 8支持的默认工具链。 要了解更多信息,请阅读使用Java 8语言功能

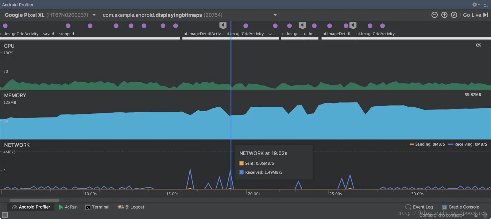
全新的Android Profile

Android Studio 3.0中的新的Android Profiler提供了一个实时统一的应用程序活动视图。 Android Profiler窗口将替换Android监视器窗口。 要打开Android Profiler,请按照下列步骤操作:
1. 单击”View>Tool Windows> Android Profiler“(你也可以在工具栏中单击”Android Profiler“)。
2. 从Android Profiler工具栏中选择要配置的设备和应用程序进程。 如果你已通过USB连接设备但未看到它,请确保已启用USB调试

单击”NETWORK“,”CPU“或”MEMORY“时间线以打开每个分析器的更详细视图。

这里写图片描述

有关每个新的剖析器的更多信息,请参阅以下页面:

作为此更新的一部分,logcat已移至单独的窗口。

Instant Apps支持

Android Studio3.0提供两种新的Module类型:Instant App Module和Feature Module给开发者用来在我们的项目中创建Instant Apps
这里写图片描述
Android Studio 3.0还包括一个新的重构模块化操作和App Links Assistant,以帮助您实施即时应用。 有关Instant Apps的详细信息,请参阅 Android Instant Apps

APK调试器

Android Studio 3.0中的新版APK调试器可让你配置和调试APK,而无需将其从Android Studio项目中构建,只要它们是可调试的。 有关使用APK调试器的更多信息,请阅读Profile and Debug Pre-built APKs

新的设备文件管理器

新的设备文件资源管理器工具窗口允许您与连接的设备的文件系统无缝交互。
这里写图片描述

你可以点击查看Android Studio中的各种文件,并将文件复制到您的计算机。
此功能取代了以前通过DDMS完成的设备文件系统交互。

支持Android O Developer Preview

Android Studio 3.0增加了如下对 Android O的支持:

  • 一个新的自适应图标向导,允许你创建新的自适应启动器图标资源,并预览它们将如何显示在不同的设备上。 要启动自适应图标向导,请右键单击项目中的/ res文件夹,然后单击“New > Image Asset > Launcher Icons (Adaptive and Legacy)“。 有关Android O中的自适应启动器图标的更多信息,请参阅自适应图标
  • 新的XML字体预览,字体选择工具以及对可下载字体的支持。 有关Android O中的XML字体和可下载字体的详细信息,请参阅使用字体

为Android Things提供的新模版

Android Studio 3.0在新项目和新模块向导中包含一组新的模板,因此你可以开始使用Android Things开发物联网设备。 有关更多信息,请参阅Android Things

布局编辑器改进

Android Studio 3.0中的布局编辑器包含许多新的功能增强,其中包括:

  • 更新的组件树,具有改进的拖放视图插入
  • 新错误面板
  • 查看障碍和组的新支持
  • 增强链创造

布局检查器的改进

Android Studio 3.0中的布局检查器增加新的改进功能,可以让你更轻松地调试应用程序布局的问题,包括将属性分类为常见类别,并在“查看树”和“属性”面板中将新的搜索功能分组。 要打开布局检查器,请单击“Tools> Android>Layout Inspector”

Google’s Maven库

Android支持库Maven依赖关系现在可以在新的Maven存储库中的Android SDK Manager外部使用。 结合命令行sdkmanager工具和Gradle,这种新的分发方法简化了使用持续集成系统的Maven依赖关系管理。 要使用新的Maven存储库,请将URL添加到build.gradle文件的repository库中,如下所示:

repositories {
  maven {
    url "https://maven.google.com"
  }
}

想了解更多,请移步Google Maven and offline repositories

APK Analyzer 改进

Android Studio3.0针对APK Analyzer包含如下改进:

  • 显示以前可用的除了包,类和方法之外的字段
  • 顶部显示和隐藏字段和方法的新过滤选项
  • 在树视图中,以斜体显示的节点是未在DEX文件中定义的引用
  • 对于启用Proguard构建的APK,您可以加载向DEX查看器添加功能的Proguard映射文件,其中包括:
    • 粗体节点指示在缩小代码时不应删除节点
    • 启用一个按钮,使得在收缩(shrinking)过程中被删除的节点可见
    • 启用一个按钮,恢复树视图中由Proguard混淆后的节点的原始名称

新版Android Gradle 插件

Android plugin 3.0.0-alpha1 and higher
旨在解决拥有大量模块项目的Android工程的构建性能的问题。当你在项目中使用新的插件的时候,你将感受到如下改进:

  • 推迟依赖以达到更快的配置
  • 变量感知(Variant-aware)依赖仅适用于你正在构建的项目和变量
  • 对代码或资源进行简单的更改后,增量构建时间将会比之前的版本快
    为了实现这些改进,我们在插件行为,DSL和API上有一些突破性的变化。这会影响构建文件和Gradle插件。有关如何迁移自己的项目以使用此插件的说明,请看迁移到新的插件

新的Android 模拟器特性

新的Android模拟器包含大量的新特性,具体如下:

  • 新的API Level 24系统映像和Android O Beta系统映像,包括Google Play商店,以促进你的应用程序的端到端测试,并帮助你保持Google Play服务与AVDs的同步。

  • 支持Windows和Linux机器上的OpenGL ES 3.0系统图像API级别24及更高版本,并在较老的模拟器系统映像上对OpenGL ES 2.0图形性能进行显着改进。

注意:我们目前正在尽力自动启用来自英特尔,NVIDIA和AMD的所有现代GPU的OpenGL ES 3.0,如果运行OpenGL ES 3.x应用程序时遇到问题,系统可能尚未自动启用.你可以通过将以下行添加到〜/ .android / advancedFeatures.ini文件中来手动启用OpenGL ES 3.0
GLESDynamicVersion = true

  • 一种新的更简单的方法来从Android模拟器生成应用的错误报告。
  • 一个新的链接,可以在Android问题跟踪器(单击“Emulator Tool Bar > Extended Controls > Help > Emulator Help > File a Bug”)上为Android团队快速提交与模拟器相关的错误。
  • 用于配置Android模拟器使用的代理设置的新UI。要配置Android模拟器的代理设置,请单击 “Extended Controls > Settings > Proxy”.
  • 在模拟器上支持Android Wear设备的rotary input的新支持
    有关Android模拟器更新的更多信息,请参阅Android模拟器发行说明

备注

个人微信公众号,欢迎大家扫码关注,Android技术交流或者咨询。


这里写图片描述